📈Funktionen & Updates
Dieser Abschnitt enthält Versionshinweise und die neuesten Produktupdates. Nutzer können sich über neue Funktionen, Verbesserungen und Fehlerbehebungen informieren, um die Bots optimal zu nutzen.
Modell-Updates, 5. März 2026
Claude Sonnet 4.6 (EU) - Das neueste Claude Sonnet 4.6 Modell ist jetzt auf EU-Servern verfügbar und bietet verbesserte Leistung sowie Fähigkeiten bei gleichzeitiger Gewährleistung strenger Datenkonformität.
Mistral Embed Integration - Wählen Sie Mistral Embed für neue Datenbanken, um modernstes semantisches Verständnis und verbesserte Abrufgenauigkeit über mehrere Sprachen hinweg zu nutzen.
Smarteres Management langer Konversationen - Ausgedehnte Chat-Konversationen werden jetzt intelligenter verwaltet und sorgen für ein nahtloses Dialogerlebnis auch bei langen Interaktionen.
Chat als Insight speichern - Komprimieren Sie eine gesamte Chat-Konversation in eine prägnante Zusammenfassung und speichern Sie diese mit einem Klick als Insight, um wichtige Erkenntnisse schnell wiederzufinden, zu teilen und zu referenzieren.
1. Claude Sonnet 4.6 (EU)
Sie können jetzt Claude Sonnet 4.6 und Claude Sonnet 4.6 (Fast) als Non-Reasoning Variante im LLM-Dropdown auswählen, um deren verbesserte Leistung und fortschrittliche Reasoning-Fähigkeiten für Ihre Workflows zu nutzen. Da beide Modelle in der Europäischen Union gehostet werden, profitieren Sie von der neuesten KI-Technologie bei gleichzeitiger Einhaltung strenger EU-Datenschutz- und Compliance-Standards.
Für weitere Informationen, klicken Sie bitte hier.

2. Mistral Embed Integration
Sie können jetzt Mistral Embed auswählen, wenn Sie eine neue Datenbank erstellen, um modernstes semantisches Verständnis für Ihren Dokumentenabruf zu nutzen. Dieses Modell bietet eine verbesserte Genauigkeit beim Auffinden relevanter Informationen über mehrere Sprachen hinweg und stellt sicher, dass Ihre KI präzisere Antworten basierend auf Ihren Daten liefert.
Für weitere Informationen klicken Sie bitte hier.

3. Smarteres Management langer Konversationen
Lange Konversationen werden jetzt noch effizienter verarbeitet — das System validiert und verwaltet den gesamten Konversationskontext intelligent, einschließlich Chat-Verlauf, Knowledge Base-Inhalte und Tool-Ausgaben, damit Ihr Dialog jederzeit flüssig weiterläuft. Wird eine Konversation sehr umfangreich, werden ältere Nachrichten automatisch im Hintergrund zusammengefasst, sodass Sie ohne Unterbrechung weiterchatten und stets klare, zuverlässige Antworten erhalten.
4. Chat als Insight speichern
Ein neuer Button im Chat-Header ermöglicht es Ihnen, Ihre gesamte Konversation mit nur einem Klick in eine prägnante Zusammenfassung zu komprimieren und als Insight zu speichern — ideal, um Entscheidungen, Aufgaben und zentrale Erkenntnisse aus langen Chat-Sitzungen festzuhalten. Wählen Sie einfach Ihren Zielordner aus, und die KI fasst den Chat automatisch in der Sprache der Konversation zusammen und speichert ihn als Insight, inklusive einer Bestätigung mit direktem Link zum gespeicherten Ergebnis.

Modell-Updates - 18. Februar 2026
Sonnet 4.5 Fast Upgrade - Sonnet 3.5 wurde automatisch auf Sonnet 4.5 Fast aktualisiert und bietet schnellere Antworten, höhere Intelligenz und verbesserte Datenextraktion auf Vertex AI EU.
Claude Opus 4.6 (EU) - Anthropics fortschrittlichstes Modell ist jetzt auf Vertex AI EU verfügbar und bietet überlegene Reasoning-Fähigkeiten sowie verbesserte Leistung für komplexe Aufgaben.
1. Sonnet 3.5 wurde eingestellt und durch Sonnet 4.5 Fast ersetzt.
Claude Sonnet 4.5 Fast (Vertex AI EU gehostet) arbeitet im „Non-Reasoning"-Modus und bietet folgende Verbesserungen:
Höhere Geschwindigkeit – Antworten werden spürbar schneller generiert.
Höhere Intelligenz – Komplexe Zusammenhänge werden noch präziser erkannt.
Bessere Extraktion – Smart Image und Table Processing liefern bei neuen Datenbank-Uploads genauere Ergebnisse.
ℹ️ Es ist keine manuelle Anpassung erforderlich – die Umstellung erfolgt automatisch.
2. Claude Opus 4.6 Modell (EU)
Das neue Claude Opus 4.6 Modell ist jetzt verfügbar und wird auf Vertex AI EU gehostet. Als Anthropics fortschrittlichstes Modell bietet es verbesserte Leistung und überlegene Denkfähigkeiten.
ℹ️ Dieses LLM muss von Ihrem Customer Success Manager und Admin aktiviert werden.
Produktupdates - 19. Januar 2026
Verbesserte Referenzgenauigkeit - Dokumentenreferenzen zeigen jetzt nur noch Quellen an, die tatsächlich für Ihre Anfrage und die KI-Antwort relevant sind, wodurch irrelevante Zitate eliminiert werden und die Ergebnisse klarer und vertrauenswürdiger sind.
Optimierte Smart-OCR-Verarbeitung - Die Smart-OCR-Verarbeitung wurde erheblich beschleunigt, um zeitkritische Dokumenten-Workflows mit hohem Volumen effizienter zu bewältigen und sie für den täglichen Betrieb mit großen Fallmengen praktikabel zu machen.
Self-Service-Verwaltung von Client-Secrets - Aktualisieren und rotieren Sie Client-Secret-Schlüssel für SharePoint- und Azure-Gruppen-Verbindungen direkt in der Admin-Oberfläche, ohne Backend-Support zu benötigen.
Behobenes Problem bei der Anzeige von Code-Zeichen - Sonderzeichen in Code-Ausgaben (wie < und >) werden nun korrekt angezeigt, anstatt in HTML-Entitäten (<, >) umgewandelt zu werden.
1. Verbesserte Referenzgenauigkeit
Die mit KI-Antworten angezeigten Referenzen umfassen nun nur noch Dokumente, die tatsächlich für Ihre Anfrage und die generierte Antwort relevant sind, anstatt alle verbundenen Wissensdatenbank-Dateien anzuzeigen. Diese Verbesserung stellt sicher, dass Zitate Sie auf die tatsächlich zur Erstellung der Antwort verwendeten Quellen verweisen, wodurch es einfacher wird, Informationen zu überprüfen und verwandte Inhalte mit Zuversicht zu erkunden.
2. Optimierte Smart-OCR-Verarbeitung
Die Verarbeitungsgeschwindigkeit von Smart-OCR wurde erheblich verbessert, um den Anforderungen von Workflows mit hohem Volumen und zeitkritischen Anforderungen gerecht zu werden und eine schnellere Textextraktion aus gescannten Dokumenten und Bildern zu ermöglichen, selbst wenn täglich Hunderte von Fällen verarbeitet werden.
3. Self-Service-Verwaltung von Client-Secrets
Sie können nun Client-Secret-Schlüssel für Ihre SharePoint- und Azure-Gruppen-Integrationen direkt in der Admin-Oberfläche aktualisieren und rotieren, wodurch Sie die volle Kontrolle über die Verwaltung von Zugangsdaten erhalten, ohne den Support kontaktieren zu müssen. Diese Funktion umfasst eine integrierte Validierung und Fehlerbehandlung, um nahtlose Updates zu gewährleisten, während alle Schlüsseländerungen automatisch für Sicherheits- und Audit-Zwecke protokolliert werden.
4. Behobenes Problem bei der Anzeige von Code-Zeichen
Sonderzeichen in Code-Ausgaben, wie „<" und „>", werden nun korrekt angezeigt, wenn sie für Programmiersprachen wie Power BI DAX verwendet werden. Zuvor wurden diese Zeichen fälschlicherweise in HTML-Entitäten (z. B. „<" und „>") umgewandelt, aber dieses Formatierungsproblem wurde behoben, um sicherzustellen, dass Code-Ausgaben der branchenüblichen Formatierung entsprechen.
Produktupdates - 08. Januar 2026
GPT 5.1 Codex – Das neue GPT 5.1 Codex ist jetzt auf der Blockbrain‑Plattform verfügbar.
GPT 5.1 No/Low/High Reasoning - Es sind drei neue GPT 5.1-Varianten verfügbar: „No Reasoning“ für sehr schnelle, tool-optimierte Antworten, „Low Reasoning“ für ein ausgewogenes Verhältnis zwischen Geschwindigkeit und Qualität und „High Reasoning“ für tiefgreifendes, sorgfältiges Denken.
GPT Image 1.5 Model – Neues GPT Image 1.5‑Modell jetzt verfügbar für die Generierung von Bildern mit verbesserter Qualität und erweiterten Funktionen.
Systemmeldungen und Ankündigungen – Funktionsaktualisierungen, Warnungen und hilfreiche Tipps werden nun als Banner oben in Ihrer Benutzeroberfläche angezeigt, die Sie schließen können, um Sie über den Status der Plattform und bevorstehende Ereignisse auf dem Laufenden zu halten.
Bildunterstützung in HTML‑Dateien – Beim Hochladen von HTML‑Dateien werden eingebettete Bilder jetzt beibehalten, sodass alle visuellen Inhalte erfasst und bei Bedarf verfügbar sind.
1. GPT 5.1 Codex
Sie können jetzt GPT 5.1 Codex und GPT 5.1 Codex Max (US‑gehostet) im Modell‑Dropdown auswählen und erhalten damit Zugriff auf das spezialisierte OpenAI‑Modell für lang andauernde Softwareentwicklungsaufgaben. Dieses Modell ist besonders leistungsfähig beim komplexen Refactoring und Debugging großer Codebasen, führt strukturierte Code‑Reviews durch und arbeitet dank fortschrittlicher Kompaktierungstechnologie auch bei längeren Codingsitzungen eigenständig, ohne den Kontext zu verlieren.

Bitte beachten Sie: Diese LLMs müssen von Ihrem Customer Success Manager und Admin aktiviert werden.
2. GPT 5.1 No/Low/High Reasoning
Es sind jetzt drei neue GPT 5.1-Varianten verfügbar: GPT 5.1 No Reasoning liefert besonders schnelle Antworten mit optimierter Tool-Integration für zeitkritische Anwendungen. GPT 5.1 Low Reasoning bietet ein ausgewogenes Verhältnis zwischen Geschwindigkeit und Qualität mit adaptiven Schlussfolgerungsprozessen. GPT 5.1 High Reasoning nutzt hohe Schlussfolgerungs-Token-Ressourcen für tiefergehende Antworten. Am besten geeignet für Arbeiten, die Planung, Urteilsvermögen und sorgfältiges Denken erfordern. Alle Modelle sind nach der Aktivierung durch Ihren Administrator über die LLM-Auswahl in der Chat-Oberfläche verfügbar.
Bitte beachten Sie: Diese LLMs müssen von Ihrem Customer Success Manager und Admin aktiviert werden.
3. GPT Image 1.5‑Modell
Sie können jetzt GPT Image 1.5 (US‑gehostet) für alle Bildgenerierungsaufgaben auswählen. Greifen Sie auf dieses neue Modell zu, indem Sie im Sendbox den Button „Optionen“ anklicken und es in der Liste der Bildgenerierungsmodelle auswählen.
Bitte beachten Sie: Diese LLMs müssen von Ihrem Customer Success Manager und Admin aktiviert werden.
4. Systembenachrichtigungen und Ankündigungen
Oben in Ihrer Benutzeroberfläche werden Ihnen jetzt Informationsbanner angezeigt, die Sie über wichtige Ankündigungen, Feature-Updates, Systemwarnungen oder hilfreiche Hinweise zum Plattformstatus und zu bevorstehenden Ereignissen informieren.
Nach Aktivierung des Feature Flags durch Ihren Customer Success Manager können Admins diese Banner im Bereich „Benachrichtigungen“ der Admin-Sektion individuell konfigurieren. Sie können festlegen, auf welchen Seiten die Banner erscheinen, Ablaufdaten definieren und bestimmen, ob Nutzer die Banner ausblenden dürfen. So erreichen wichtige Informationen die Nutzer gezielt dort, wo sie relevant sind.
5. Bildunterstützung in HTML‑Dateien
Wenn Sie HTML‑Dateien hochladen, werden darin direkt eingebettete Bilder nun erhalten und verarbeitet, sodass der Inhalt vollständig erfasst wird. Bisher wurde nur der Text extrahiert; Bilder werden jetzt zusammen mit dem Text gespeichert, um eine vollständigere Dokumentdarstellung zu ermöglichen.
Produktupdates - 22. Dezember 2025
Gemini 3 Pro Bildmodell - Neues fortschrittlicheres Bildmodell jetzt verfügbar für die Generierung und Analyse von Bildern mit verbesserter Qualität und Genauigkeit (nur US-gehostet).
Spezifische Wissensdatenbank-Ordner verbinden - Es können jetzt einzelne Ordner aus Wissensdatenbanken mit Data Rooms verbunden werden, anstatt die gesamte Datenbank hinzuzufügen, für präzisere KI-Antworten.
GPT 5.2 Modell - Neues GPT 5.2 Modell jetzt verfügbar (nur US-gehostete Version), bietet verbesserte Performance und erweiterte Reasoning-Fähigkeiten für KI-Interaktionen.
Claude Opus 4.5 Modell - Neues Claude Opus 4.5 (EU) Modell jetzt verfügbar, bietet verbesserte Performance und erweiterte Reasoning-Fähigkeiten für KI-Interaktionen.
Konfigurierbare Bot-Datenaufbewahrung - Organisationen können jetzt automatische Datenaufbewahrungsrichtlinien für alle Bots anfordern, indem sie ihren Customer Success Manager kontaktieren, mit Optionen für 12-monatige Aufbewahrung zur verbesserten Datensicherheit oder unbegrenzte Datenspeicherung.
Saubere Code-Ausgabe - Von KI-Modellen generierter Code erscheint jetzt ohne unerwünschte HTML-Fragmente und liefert reinen Code, der direkt verwendet werden kann.
Sichere API-Key-Rotation - API-Keys können jetzt automatisch nach festgelegtem Zeitplan oder bei Bedarf manuell rotiert werden, mit E-Mail-Erinnerungen und einer Übergangsphase zur unterbrechungsfreien Aktualisierung der Integrationen.
Kontrolliertes Content-Sharing - Organisationen können jetzt steuern, welche Nutzer berechtigt sind, Datenbanken und Insights zu teilen, indem sie ihren Customer Success Manager kontaktieren, um Freigabeberechtigungen anzupassen.
Originalseite in eingebetteten Chats anzeigen - Eingebettete Chat-Widgets enthalten jetzt einen „Originalseite anzeigen"-Button, der direkten Zugriff auf die ursprünglichen Quelldokumente aus Konversationen heraus ermöglicht, während eine Web Component verwendet wird.
1. Gemini 3 Pro Bildmodell
Das Gemini 3 Pro Modell („Nano Banana") kann jetzt für alle bildbezogenen Aufgaben ausgewählt werden und bietet Zugriff auf die neueste KI-Technologie für die Erstellung und Analyse von Bildern. Diese neue Modelloption erscheint im Modellauswahlmenü und liefert verbesserte Bildqualität sowie präzisere Ergebnisse bei der visuellen Analyse (nur US-gehostet).
2. Spezifische Wissensdatenbank-Ordner verbinden
Es können jetzt spezifische Ordner aus Wissensdatenbanken ausgewählt und mit Data Rooms verbunden werden, anstatt die gesamte Datenbank hinzuzufügen, wodurch präzisere KI-Antworten durch Fokussierung auf relevante Inhalte erzielt werden. Die Benutzeroberfläche wurde mit Toggle aktualisiert (passend zum Stil bei Dateien und Insights), um das Durchsuchen der Wissensdatenbank-Struktur und die Ordnerauswahl zu erleichtern.
3. GPT 5.2 Modell
GPT 5.2 kann jetzt aus dem Modell-Dropdown ausgewählt werden und bietet Zugriff auf OpenAIs neuestes Large Language Model mit verbesserten Performance- und Reasoning-Fähigkeiten. Bitte beachten: OpenAI bietet derzeit nur die US-gehostete Version für dieses neue Modell an, welches sich nahtlos in bestehende Workflows und Konversationen integriert für bessere KI-Antworten.
4. Claude Opus 4.5 Modell
Claude Opus 4.5 (EU-gehostet) kann jetzt aus dem Modell-Dropdown ausgewählt werden und bietet Zugriff auf Anthropics neuestes Sprachmodell mit verbesserten Performance- und Reasoning-Fähigkeiten. Diese neue Modelloption integriert sich nahtlos in bestehende Workflows und Konversationen für bessere KI-Antworten.
5. Konfigurierbare Bot-Datenaufbewahrung
Organisationen können jetzt Datenaufbewahrungsstandards anfordern, die automatisch auf alle neuen Bots angewendet werden – entweder mit automatischer Löschung von Bot-Konversationen nach einem festgelegten Zeitraum (z.B. 12 Monate) für verbesserte Sicherheitskonformität oder unbegrenzter Datenspeicherung je nach Bedarf. Um diese Aufbewahrungsrichtlinien für die Organisation zu aktivieren oder anzupassen, wenden Sie sich bitte an Ihren Customer Success Manager.
Bitte beachten: Bot-Editoren können die Aufbewahrungsdauer für einzelne Bots jederzeit individuell anpassen.
6. Saubere Code-Ausgabe
Beim Anfordern von Code-Generierung durch KI-Modelle (wie PowerShell-Skripte) enthält die Ausgabe jetzt nur noch sauberen, korrekt formatierten Code ohne HTML-Fragmente. Früher erschienen manchmal HTML-Elemente in Code-Antworten, selbst wenn explizit sauberer Code angefordert wurde, dies wurde nun über alle verfügbaren Modelle hinweg behoben.
7. Sichere API-Key-Rotation
Es kann jetzt eine automatische API-Key-Rotation in Intervallen von 30 bis 365 Tagen eingerichtet werden (oder Keys jederzeit manuell rotiert werden), mit E-Mail-Benachrichtigungen vor, während und nach der Rotation zur Information. Das System bietet eine Übergangsphase, in der sowohl alte als auch neue Keys gleichzeitig funktionieren, um Zeit für die Aktualisierung der Integrationen zu geben, während eine vollständige Timeline den Rotationsverlauf und bevorstehende geplante Änderungen anzeigt.
8. Kontrolliertes Content-Sharing
Organisationen können jetzt eine strengere Kontrolle darüber anfordern, wer Datenbanken und Insights mit anderen teilen kann, um unbefugte Weitergabe sensibler Informationen zu verhindern. Um diese Freigabebeschränkungen für die Organisation zu aktivieren oder anzupassen, wenden Sie sich bitte an Ihren Customer Success Manager, der die entsprechenden Berechtigungen konfiguriert.
9. Originalseite in eingebetteten Chats anzeigen
Bei der Verwendung eingebetteter Chat-Widgets auf externen Websites über die Web Component Funktion kann jetzt auf „Originalseite anzeigen" geklickt werden, um sofortigen Zugriff auf das ursprüngliche Quelldokument zu erhalten, auf das die KI in ihrer Antwort verwiesen hat. Diese Funktion funktioniert wie auf der Hauptplattform und öffnet das Quelldokument in einer neuen Ansicht, um Informationen zu verifizieren oder Inhalte detaillierter zu erkunden.
Produktupdates - 8. Dezember 2025
Umbenennung der Rolle „Consumer“ - Die Rolle „Consumer“ wurde in „User“ umbenannt, um die Klarheit zu verbessern, wobei alle bestehenden Berechtigungen und Verhaltensweisen beibehalten wurden.
Dateien aus der Zwischenablage einfügen - Sie können Dateien jetzt direkt mit Strg/Cmd+V in den Chat einfügen, mit automatischem Upload und visuellen Fortschrittsanzeigen für ein nahtloses Erlebnis.
Smart OCR für Technische Zeichnungen - Extrahieren Sie Text und Tabellen aus technischen Zeichnungen, indem Sie Bereiche manuell auswählen und die OCR-Verarbeitung in den erweiterten Einstellungen Ihrer Datenquelle aktivieren.
Smart OCR für den Datei-Upload - Extrahieren Sie Text aus handschriftlichen Notizen und PDFs, indem Sie Smart OCR in den Bot-Einstellungen aktivieren und beim Datei-Upload die dedizierte Upload-Option wählen.
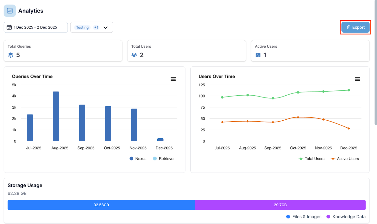
Benutzeranalysen pro Bot - Admins können jetzt die Gesamtzahl der Benutzer und die aktiven Benutzer für jeden Bot direkt im Analyse-Dashboard einsehen, um das Engagement auf einen Blick zu überwachen.
Abfrage-Export pro Bot - Admins können jetzt Abfragestatistiken für ausgewählte Bots als Excel-Dateien exportieren, die die Gesamtzahl der Abfragen und aktiven Benutzer für gewählte Zeiträume direkt aus dem Analyse-Dashboard anzeigen.
Erweiterte Unterstützung für Identitätsanbieter - Melden Sie sich mit Ihrem bevorzugten Konto an – jetzt werden Google, GitHub, Apple und benutzerdefinierte OAuth-Anbieter neben der bestehenden Azure-Authentifizierung unterstützt.
Steuerung der Datenbankerstellung - Administratoren können jetzt über Feature-Flag-Einstellungen, die über Ihren Customer Success Manager verfügbar sind, steuern, welche Benutzer neue Datenbankquellen erstellen können.
Steuerung des Wissensaustauschs - Administratoren können jetzt die Berechtigungen zum Teilen von Datenbanken und Insights für bestimmte Benutzerrollen einschränken, um die Datensicherheit zu erhöhen und unbeabsichtigtes übermäßiges Teilen zu verhindern.
1. Umbenennung der Rolle „Consumer“
Die bisher als „Consumer“ bezeichnete Rolle wurde in „User“ umbenannt, um die Rollenbezeichnungen innerhalb der Plattform klarer und intuitiver zu gestalten. Bei dieser Änderung handelt es sich um eine reine Namensaktualisierung; alle bestehenden Berechtigungen und Verhaltensweisen, die mit der ehemaligen Consumer-Rolle verbunden waren, bleiben unter der neuen Bezeichnung „User“ unverändert. Allen Benutzern, denen die Consumer-Rolle zugewiesen war, wird diese nun in der Benutzeroberfläche und in den Einstellungen als „User“ angezeigt.
2. Dateien aus der Zwischenablage einfügen
Sie können Bilder jetzt direkt mit Strg/Cmd+V (oder Rechtsklick und Einfügen) in das Chat-Feld einfügen. Dies beschleunigt das Teilen von Dateien und Bildern, da keine manuelle Dateiauswahl mehr erforderlich ist. Das System lädt Ihre Datei automatisch hoch, zeigt den Upload-Fortschritt mit einer visuellen Anzeige an und behandelt etwaige Fehler mit klaren Optionen für einen erneuten Versuch.
3. Smart OCR für Technische Zeichnungen
Sie können jetzt Text und Tabellen aus technischen Zeichnungen und PDFs extrahieren, indem Sie bestimmte Bereiche in Ihren Dokumenten manuell auswählen. Um diese Funktion zu nutzen, aktivieren Sie als Datenbankbesitzer die OCR-Verarbeitung in den erweiterten Einstellungen – die Textextraktion ist nur verfügbar, wenn die OCR-Verarbeitung aktiviert ist.

4. Smart OCR für den Datei-Upload
Sie können jetzt mithilfe intelligenter Texterkennungstechnologie Text aus handschriftlichen Notizen und PDFs extrahieren. Um diese Funktion zu nutzen, aktivieren Sie zunächst als Bot-Editor den Schalter für Smart OCR unter „Capabilities and Skills“ in Ihren Bot-Einstellungen. Laden Sie anschließend Dateien über die Option „Upload file with Smart OCR“ (Datei mit Smart OCR hochladen) hoch, anstatt über die Standard-Schaltfläche „Upload file“ – nur die dedizierte Smart OCR-Upload-Option verarbeitet Ihre Dokumente mit Texterkennung.


5. Benutzeranalysen pro Bot
Das Analyse-Dashboard zeigt nun die Gesamtzahl der Benutzer und die aktiven Benutzer für jeden einzelnen Bot an, was Administratoren sofortigen Einblick in das Engagement der Bots gibt. Dies macht manuelle Berichte überflüssig und ermöglicht es Ihnen, schnell zu erkennen, welche Bots am aktivsten genutzt werden, und Trends bei der Benutzeraktivität in Ihrer Organisation zu verfolgen.

6. Abfrage-Export pro Bot
Admins können jetzt detaillierte Nutzungsstatistiken für einzelne Bots direkt aus dem Bereich Admin - Analytics exportieren, indem sie bestimmte Bots und Zeiträume auswählen, um einen Excel-Bericht zu erstellen. Jeder Export enthält eine Zeile pro ausgewähltem Bot, die die Gesamtzahl der Abfragen und die Anzahl der Benutzer anzeigt, die im gewählten Zeitraum mit diesem Bot interagiert haben. Dies erleichtert die Verfolgung der Bot-Leistung und des Benutzer-Engagements in Ihrer Organisation.

7. Erweiterte Unterstützung für Identitätsanbieter
Sie können sich jetzt zusätzlich zur Azure-Authentifizierung mit Ihren Google-, GitHub- oder Apple-Konten bei Blockbrain anmelden. Für Organisationen mit benutzerdefinierten Identitätsanbietern ermöglicht die generische OAuth-Unterstützung eine nahtlose Integration mit jedem OAuth 2.0-konformen Authentifizierungssystem, während die volle Kompatibilität mit bestehenden Azure-basierten Anmelde-Workflows erhalten bleibt.
8. Steuerung der Datenbankerstellung
Admins können jetzt Berechtigungen zur Datenbankerstellung einschränken, indem sie ein Feature-Flag verwenden, das die Schaltfläche „Neue Datenbank" für bestimmte Benutzer oder Rollen ausblendet. Dies bietet das gleiche Maß an Zugriffskontrolle, das bereits für die Bot-Erstellung existiert. Um diese Funktion für Ihre Organisation zu aktivieren, wenden Sie sich bitte an Ihren Customer Success Manager, da sie nicht direkt von Kunden aktiviert werden kann.
9. Steuerung des Wissensaustauschs
Admins können jetzt steuern, welche Benutzerrollen Datenbanken und Insights teilen dürfen, indem sie die Sharing-Optionen für bestimmte Benutzer ausblenden. Dies verhindert die unbefugte Verbreitung von Wissen und erhöht die Datensicherheit. Um diese Kontrollen für Ihre Organisation zu aktivieren, wenden Sie sich bitte an Ihren Customer Success Manager, da dieses Feature-Flag nicht direkt von Kunden aktiviert werden kann.
Produktupdates - 20. November 2025
Parallele Aufgabenverarbeitung - KI-Aufgaben laufen nun im Hintergrund, sodass Sie zwischen Chats wechseln, Ihren Browser schließen oder anderweitig weiterarbeiten können, ohne laufende Prozesse zu unterbrechen.
Neue KI-Modelle verfügbar - Wählen Sie aus 9 neuen KI-Modellen, darunter GPT 5.1, Gemini 3 und 7 IONOS-Modelle, sowie 3 neue Embedding-Modelle – die meisten Optionen werden in der EU gehostet für verbesserte Datensouveränität.
Vereinfachtes Bot-Management - Neu erstellte Bots erscheinen nun automatisch ganz oben in Ihrer Bot-Liste, ohne dass Sie sie manuell hinzufügen müssen.
Optimierte Benutzeroberfläche - Ordnerbeschreibungen erscheinen nun als Tooltips beim Hovern über Ordnernamen und schaffen so mehr Platz für Ihre Dateiliste.
Flexible Quellenangaben - Das System deaktiviert Zitate nun automatisch, wenn Sie ausdrücklich darum bitten, keine zu erhalten, und gibt Ihnen so mehr Kontrolle über die Formatierung der Antworten.
KI-Modell-Transparenz für Bilder - Bildgenerierungsfunktionen zeigen nun über ein Informationssymbol an, welches KI-Modell verwendet wird, für mehr Transparenz über die Technologie hinter Ihren Bildern.
Erweiterte Upload-Steuerung - Ein neuer Umschalter in den Bot-Einstellungen ermöglicht es Ihnen, die Datei-Upload-Funktionalität im Nachrichtenfeld unabhängig von aktionsbasierten Datei-Uploads zu steuern.
Agentic-Chat-Kennzeichnung - Agentic-Chats werden nun mit einem visuellen Indikator in der linken Seitenleiste markiert, und die Seitenleiste wurde für bessere Lesbarkeit und Navigation in Grau umgefärbt.
Erweiterte Session-Sicherheit - Verbessertes Sitzungsmanagement bietet nun höhere Workspace-Sicherheit und erfordert eine einmalige Anmeldung aller Nutzer zur Aktivierung der neuen Schutzmaßnahmen.
1. Parallele Aufgabenverarbeitung
KI-Aufgaben laufen nun im Hintergrund weiter, auch wenn Sie zu anderen Chats navigieren oder Ihren Browser schließen, sodass Sie effizient arbeiten können, ohne auf den Abschluss langwieriger Aufgaben warten zu müssen. Sie erhalten eine Benachrichtigung, wenn Ihre Aufgabe abgeschlossen ist, und die Ergebnisse stehen Ihnen im Datenraum zur Verfügung, in dem Sie die Aufgabe gestartet haben.
2. Neue KI-Modelle verfügbar
Unsere Plattform bietet nun 9 zusätzliche KI-Modelle zur Auswahl:
GPT 5.1 (EU-gehostet)
Gemini 3 (US-gehostet)
Und 7 in der EU gehostete IONOS-Modelle:
Teuken 7B
Llama 3.1 8B
Llama 3.3 70B
Llama 3.1 405B
Mistral Nemo 12B
GPT-OSS 120B
Mistral Small 24B
Dies gibt Ihnen mehr Flexibilität bei der Auswahl des richtigen Modells für Ihren spezifischen Anwendungsfall, während Sie bei Bedarf die Datensouveränität wahren können.
Zusätzlich verbessern 3 neue IONOS-Embedding-Modelle die Fähigkeit Ihrer Plattform, mehrsprachige Inhalte mit erhöhter Genauigkeit zu verstehen und zu verarbeiten:
Paraphrase Multilingual MPNET Base V2
BGE Large EN V1.5
BGE M3
3. Vereinfachtes Bot-Management
Wenn Sie einen neuen Bot mit dem Bot Creator erstellen (als Builder oder Admin), erscheint dieser nun automatisch ganz oben in Ihrer Bot-Liste und ist sofort einsatzbereit. Dies macht das manuelle Hinzufügen des Bots über die Funktion „Bot hinzufügen" überflüssig und gestaltet Ihren Workflow schneller und intuitiver.
4. Optimierte Benutzeroberfläche
Wir haben die Ordneransicht optimiert, indem wir Ordnerbeschreibungen von unterhalb des Pfades in praktische Tooltips verschoben haben, die erscheinen, wenn Sie mit der Maus über Ordnernamen fahren. Diese Änderung bietet mehr Bildschirmplatz für Ihre Dateiliste und erleichtert das Ansehen und Navigieren Ihrer Inhalte, ohne dass Sie auf wichtige Ordnerinformationen verzichten müssen.

5. Flexible Quellenangaben
Zitate passen sich nun intelligent an Ihre in Gesprächen geäußerten Präferenzen an – wenn Sie Informationen ohne Referenzen anfordern (z. B. „Sag mir, wie ich meinen Hund füttern soll, ich brauche keine Zitate"), deaktiviert das System diese automatisch für diese Antwort. Dies funktioniert bei Wissensdatenbank-Suchen, Web-Suchen und Dynamic Insights und macht Ihre Erfahrung besser auf Ihre unmittelbaren Bedürfnisse zugeschnitten, während die standardmäßigen Referenzeinstellungen Ihres Bots weiterhin respektiert werden.
6. KI-Modell-Transparenz für Bilder
Bei der Verwendung von Bildgenerierungsfunktionen können Sie nun auf ein Informationssymbol (ⓘ) klicken, um Details darüber zu sehen, welches KI-Modell (wie z. B. DALL·E) Ihre Bilder erstellt, einschließlich Modellname, Version und Anbieter. Diese Transparenz hilft Ihnen, die Technologie hinter Ihren Ergebnissen zu verstehen, und wird zukünftige Verbesserungen wie das Wechseln zwischen verschiedenen Bildgenerierungsmodellen unterstützen.
7. Erweiterte Upload-Steuerung
Sie können nun die Datei-Upload-Funktionalität in der Nachrichtenbox Ihres Bots unabhängig über einen neuen Umschalter im Bereich Sendbox Controls Ihrer Bot-Einstellungen steuern. Dieser Umschalter funktioniert getrennt vom bestehenden Datei-Upload-Umschalter in den Aktionseinstellungen und ermöglicht es Ihnen, jede Funktion je nach Ihren spezifischen Anforderungen unabhängig zu aktivieren oder zu deaktivieren.
8. Agentic-Chat-Kennzeichnung
Agentic-Chats sind nun auf einen Blick an dem Flash-Icon auf der rechten Seite jedes Chats erkennbar, sodass Sie sie problemlos von regulären LLM-Chats unterscheiden können. Zusätzlich wurde die Farbe der linken Seitenleiste von Weiß auf Grau geändert, was die Lesbarkeit deutlich verbessert und die Navigation zwischen Ihren Gesprächen erleichtert.

9. Erweiterte Session-Sicherheit
Unser neuestes Release führt eine erweiterte Sitzungsverwaltungsfunktion ein, die die Sicherheit Ihres Workspace erheblich verbessert. Im Rahmen dieses Upgrades werden alle Nutzer sicher abgemeldet und aufgefordert, sich erneut anzumelden, um ein Höchstmaß an Schutz für Ihre Daten und Aktivitäten zu gewährleisten.
Produktupdates - 30. Oktober 2025
Dokumentenverarbeitung & Überwachung - Intelligenter Load Balancer sorgt für faire Dokumentenverarbeitung durch automatische Verwaltung der Dateiverteilung und verhindert, dass einzelne Nutzer die Systemressourcen dominieren.
Schnellere PDF-/Bildverarbeitung - Intelligente Bild- und Tabellenextraktion läuft nun auf einem dedizierten System, um zu verhindern, dass diese rechenintensiven Aufgaben die reguläre Dateiverarbeitung verlangsamen.
Verbesserte Login-Erfahrung - Verbessertes Authentifizierungssystem hält Sie auf allen Geräten bis zu 30 Tage lang angemeldet, wobei Sitzungen aktiv bleiben, solange Sie ein beliebiges Gerät nutzen.
KI-gestützte Bildbearbeitung - Laden Sie Bilder hoch oder wählen Sie diese aus und bearbeiten Sie sie mit KI-Prompts. Ein grüner Indikator zeigt, welche Bildgenerierungsmodelle Bearbeitungsfunktionen unterstützen.
Transparente Prompt-Bibliothek - Gespeicherte Prompts erscheinen nun als bearbeitbarer Text in Ihrem Nachrichtenfeld anstelle von Tags, sodass Sie diese vor dem Senden anpassen können, während der ursprüngliche Bibliotheks-Prompt unverändert bleibt.
1. Dokumentenverarbeitung & Überwachung
Ein intelligenter Load Balancer sorgt nun für eine faire und effiziente Dokumentenverarbeitung für alle Nutzer, indem er automatisch die Reihenfolge und Verteilung von Dateien verwaltet. Dies gewährleistet eine konsistente Leistung für alle und verhindert, dass einzelne Nutzer die Systemressourcen dominieren.
2. Schnellere PDF-/Bildverarbeitung
Beim Erstellen einer neuen Datenbank können Sie unter "Erweiterte Einstellungen" die intelligente Bild- und Tabellenverarbeitung aktivieren. Wir haben die intelligente Bild- und Tabellenextraktion auf ein dediziertes Verarbeitungssystem ausgelagert, um zu verhindern, dass diese ressourcenintensiven Aufgaben die reguläre Dateiverarbeitung verlangsamen. Dies stellt sicher, dass alle anderen Dateien weiterhin mit normaler Geschwindigkeit und ohne Verzögerungen verarbeitet werden.
3. Verbesserte Login-Erfahrung
Wir haben unser Authentifizierungssystem aktualisiert, um eine zuverlässigere und nahtlosere Login-Erfahrung auf allen Ihren Geräten und Browsern zu bieten. Sie bleiben bis zu 30 Tage lang ohne Unterbrechung angemeldet. Solange Sie auf einem beliebigen Gerät aktiv sind, bleiben alle Ihre anderen angemeldeten Sitzungen automatisch aktiv – selbst nachdem Ihr Computer in den Ruhezustand wechselt oder Sie zwischen Geräten wechseln.
4. KI-gestützte Bildbearbeitung
Wenn die Bildgenerierung aktiviert ist, können Sie nun ein Bild über das Nachrichtenfeld hochladen oder ein Bild aus dem Ausgabefenster auswählen und es mit KI-Prompts bearbeiten – das System verwendet automatisch Ihr zuletzt hochgeladenes/generiertes Bild, um basierend auf Ihren Anweisungen eine neue Version mit Bildgenerierungsmodellen zu erstellen. Ein grünes Symbol neben jedem Bildgenerierungsmodell zeigt an, welche Modelle Bildbearbeitung unterstützen (derzeit Image 1 und 2.5 Flash Image).

5. Transparente Prompt-Bibliothek
Gespeicherte Prompts aus der Prompt-Bibliothek erscheinen nun als bearbeitbarer Text direkt in Ihrem Nachrichtenfeld, anstatt nur ein Tag anzuzeigen. Dies ermöglicht es Ihnen, den Prompt vor dem Senden zu ändern, während der ursprüngliche Bibliotheks-Prompt unverändert bleibt. Ihr bestehender Text bleibt an Ort und Stelle, wobei der ausgewählte Prompt hinzugefügt wird.
Produktupdates - 09. Oktober 2025
Neues Wissens-Interface - Das Wissens-Interface (Dateien, Insights, E-Mail- und Datenbankquellen) öffnet sich nun in einer Vollbildansicht mit linker Navigationsleiste für einfachere Navigation anstelle separater Pop-up-Fenster.
Erweiterte Bildgenerierungs-Modelle - Drei neue Bildgenerierungs-Modelle (Gemini 2.5 Pro Image, Imagen 4 und Black Forest Labs flux-schnell) stehen nun für hochwertigere und kreativere Bildergebnisse zur Verfügung.
Dateien als Insights speichern - Dateien in Ihrem Data Room können nun direkt als Insights über das Datei-Menü gespeichert werden, wodurch manuelle Neuerstellungen oder erneutes Hochladen entfallen.
Insights via Link teilen - Generieren Sie teilbare Links für Insights, mit denen Empfänger diese direkt speichern und optional mit einem Klick in einem Bot öffnen können.
Live-Darstellung mathematischer Formeln - Mathematische Formeln und Gleichungen werden nun in Echtzeit korrekt dargestellt, während die KI Antworten generiert – verfügbar bei Nutzung von GPT 4.1, GPT 5 oder Claude 4.5 Sonnet.
Optimierte Listen-Navigation - Listenansichten für Dateien, Insights und Datenbanken verfügen nun über klassische Seitennavigation mit 50 Einträgen pro Seite, inklusive Navigationspfeilen und direkter Seiteneingabe.
1. Neues Wissens-Interface
Das Wissens-Interface (Dateien, Insights, E-Mail- und Datenbankquellen) öffnet sich nun in einer Vollbildansicht anstelle separater Pop-up-Fenster und bietet so einen übersichtlicheren und besser organisierten Arbeitsbereich.
Wenn Sie auf einen bestimmten Wissenstyp klicken, öffnet sich automatisch der entsprechende Bereich mit einer linken Navigationsleiste, die einen schnellen und intuitiven Wechsel zwischen verschiedenen Wissenstypen ermöglicht.

2. Erweiterte Bildgenerierungs-Modelle
Neben GPT-image-1 unterstützt die Blockbrain-Plattform nun drei weitere fortschrittliche Bildgenerierungs-Modelle: Gemini 2.5 Pro Image, Imagen 4 und Black Forest Labs (flux-schnell) – für hochwertigere und kreativere Bildergebnisse. Wählen Sie Ihr bevorzugtes Modell aus der Liste aus, legen Sie Standardeinstellungen in den Bot-Einstellungen fest und schließen Sie das Fenster über das SCHLIESSEN-Symbol.
Wichtig: Bildgenerierungs-Modelle sind Feature Flags und nur auf Anfrage verfügbar. Der Administrator Ihres Unternehmens sollte sich an Ihren zuständigen Key Account Manager wenden, falls Sie diese Funktion aktivieren möchten
3. Dateien als Insights speichern
In einem Datenraum hochgeladene Dateien können nun direkt über das Datei-Menü als Insights gespeichert werden (die Schaltfläche befindet sich rechts neben den Download- und Löschen-Optionen). Wenn Sie auf "Als Insight speichern" klicken, generiert das System automatisch eine Zusammenfassung dieser Datei und speichert diese in Ihrer Insights-Bibliothek, wodurch das manuelle Neuerstellen von Inhalten entfällt.

4. Insights via Link teilen
Klicken Sie auf das Teilen-Symbol auf der rechten Seite eines Insights, um einen teilbaren Link zu generieren. Wenn jemand diesen Link öffnet, kann er das Insight direkt in seiner Insights-Bibliothek speichern oder auf "Speichern und Insight mit Bot öffnen" klicken, um einen Bot auszuwählen und automatisch einen neuen Chat mit dem bereits verbundenen Insight zu öffnen – wodurch der manuelle Prozess vom separaten speichern und verbinden von Insights entfällt.

5. Live-Darstellung mathematischer Formeln
Mathematische Formeln und Gleichungen werden nun in Echtzeit korrekt dargestellt, während die KI Antworten generiert, wobei LaTeX-Code als visuelle Formeln anstelle von reinem Text angezeigt wird. Diese Funktion ist derzeit bei Nutzung von GPT 4.1, GPT 5 und allen Claude Sonnet-Modellen verfügbar und stellt sicher, dass mathematische Inhalte während Live-Konversationen für technische und wissenschaftliche Diskussionen korrekt formatiert und lesbar erscheinen.
6. Optimierte Listen Navigation
Listenansichten für Dateien, Insights und Datenbanken verfügen nun über eine klassische Seitennavigation mit 50 Einträgen pro Seite, die das bisherige Scroll-to-Load-System ersetzt. Die neue Navigationsleiste umfasst Seitenzahlen, Navigationspfeile und eine direkte Seiteneingabe und behebt gleichzeitig die "Alles auswählen"-Problematik, indem sie klar anzeigt, welche Elemente auf jeder Seite aktuell ausgewählt sind.
Produktupdates - 24. September 2025
Intelligentere Websuche – Bei der Websuche werden nun Informationen aus Ihren Dateien, Ordnern und Insights verwendet, um relevantere Ergebnisse zu liefern und gleichzeitig eine schnelle Leistung zu gewährleisten.
Vereinfachte Benutzeroberfläche – Doppelte Schaltflächen für die LLM-Auswahl und die Prompt-Bibliothek wurden aus der Seitenleiste entfernt, um die Navigation im Arbeitsbereich zu vereinfachen und die Benutzeroberfläche übersichtlicher zu gestalten.
Personalisierte Einstellungen – Das Einstellungsfeld merkt sich nun, ob Sie es offen oder geschlossen bevorzugen, und stellt Ihre Auswahl automatisch wieder her, wenn Sie zurückkehren, während es für neue Benutzer standardmäßig geöffnet angezeigt wird.
Übersichtlicheres Kopfzeilendesign – Die vereinfachte Kopfzeile zeigt nun ein einziges Logo mit dem Blockbrain-Branding, das für ein übersichtlicheres Erscheinungsbild an den unteren Rand Ihres Arbeitsbereichs verschoben wurde.
SharePoint-Kalenderintegration – Stellen Sie Fragen in natürlicher Sprache zu Ihren SharePoint-Kalenderereignissen und erhalten Sie sofort Antworten zu bevorstehenden Besprechungen, vergangenen Ereignissen und Terminplänen.
1. Intelligentere Websuche
Websuchen liefern jetzt zielgerichtetere Ergebnisse, indem sie Ihre hochgeladenen Dateien, Datenbanken, Insights und E-Mails analysieren, um Ihren Kontext zu verstehen und bessere Suchanfragen zu generieren.
Das System untersucht Ihre Inhalte intern, um relevante Themen und Themenbereiche zu identifizieren, und erstellt dann anhand Ihrer Frage, Ihres Chat-Verlaufs und Ihrer Spracheinstellungen intelligentere Suchbegriffe – wobei Ihre Dokumente vollständig geschützt bleiben, da nur diese verfeinerten Schlüsselwörter an Internet-Suchanbieter gesendet werden, niemals Ihre tatsächlichen Dateien oder sensiblen Inhalte.
2. Vereinfachte Benutzeroberfläche
Wir haben die Seitenleiste optimiert, um Ihren Arbeitsbereich übersichtlicher und einfacher zu gestalten. Alle Ihre Tools sind weiterhin verfügbar, jetzt jedoch besser organisiert, um Unübersichtlichkeit zu reduzieren und die Benutzerfreundlichkeit zu verbessern. Die Schaltflächen „LLM-Auswahl“ und „Prompt-Bibliothek“ wurden aus der rechten Seitenleiste entfernt – die LLM-Auswahl befindet sich jetzt in der oberen linken Ecke, und die Prompt-Bibliothek kann über das Textfeld aufgerufen werden.

3. Personalisierte Einstellungen
Das Einstellungsfenster Ihres Bots merkt sich nun, ob Sie es lieber geöffnet oder geschlossen haben, und zeigt Ihre Auswahl automatisch an, wenn Sie zurückkehren. Bei neuen Benutzern wird die rechte Seitenleiste standardmäßig geöffnet angezeigt, damit sie die verfügbaren Funktionen erkunden können. Sobald Sie die Einstellung angepasst haben, wird Ihre Präferenz (geöffnet oder geschlossen) für zukünftige Besuche gespeichert.
4. Übersichtlicheres Kopfzeilendesign
Wir haben die Kopfzeile vereinfacht, sodass nur noch ein Logo (entweder Blockbrain oder Ihr individuelles Logo) angezeigt wird, um einen übersichtlicheren Eindruck zu erzielen. Das Branding „Ein Produkt von Blockbrain“ befindet sich nun übersichtlich am unteren Rand Ihres Arbeitsbereichs.

5. SharePoint-Kalenderintegration
Sie können jetzt einfache Fragen zu Ihren SharePoint-Kalenderereignissen stellen und erhalten sofort Antworten. Das System verbindet sich mit Ihrem SharePoint-Kalender, sodass Sie Fragen wie „Wann ist mein nächstes Meeting?“ oder „Was habe ich diese Woche geplant?“ stellen können. Das System überprüft Ihren Kalender und gibt Ihnen eine klare Antwort.
Produktupdates - 9. September 2025
Aktualisiertes Standard-KI-Modell - GPT 4.1 ist jetzt das Standard-LLM der Plattform
Automatische Azure-Gruppensynchronisation - Azure-Gruppen synchronisieren sich automatisch bei der Erstellung neuer Benutzer und eliminieren manuelle Administratoreingriffe.
Chat-Rückspulfunktion für Webkomponenten - Setzen Sie Gespräche in Webkomponenten auf jeden beliebigen vorherigen Punkt zurück, ohne neue Datenräume zu erstellen.
Verbesserte Sprachmodus-Benutzeroberfläche - Der Sprachmodus zeigt klarere visuelle Hinweise und Anleitungen an, um zu signalisieren, wann die Texteingabe deaktiviert ist und Spracheingabe erforderlich ist.
Dateiauswahl während der Verarbeitung - Wählen Sie Dateien aus, während sie noch in Datenräumen verarbeitet werden, für Massenaktionen wie das Löschen.
Dateivorschau in Nachrichten - Hochgeladene Dateien zeigen Vorschau-Miniaturansichten in gesendeten Nachrichten für bessere Sichtbarkeit und Bestätigung.
1. Aktualisiertes Standard-KI-Modell
GPT 4.1 ist jetzt das Standard-KI-Modell der Plattform und ersetzt GPT 4 Omni.
2. Automatische Azure-Gruppensynchronisation
Azure-Gruppen synchronisieren sich jetzt automatisch bei der Erstellung neuer Benutzer und eliminieren die Notwendigkeit manueller Administratoreingriffe. Neue Benutzer erhalten ihre entsprechenden Gruppenberechtigungen sofort bei der Kontoerstellung, ohne zusätzliche Einrichtungsschritte zu benötigen.
3. Chat-Rückspulfunktion für Webkomponenten
Rückspulfunktion hinzugefügt, um Gespräche in Webkomponenten auf jeden beliebigen vorherigen Punkt zurückzusetzen. Greifen Sie über die Chat-Oberfläche auf die Rückspulfunktion zu, um von Ihrem gewünschten Gesprächspunkt neu zu starten, ohne neue Datenräume zu erstellen.
4. Verbesserte Sprachmodus-Benutzeroberfläche
Der Sprachmodus zeigt jetzt klarere visuelle Hinweise mit aktualisiertem Platzhaltertext „Sprachchat aktiviert – tippen Sie auf das Symbol zum Sprechen" und einem abgedunkelten Eingabefeld an, um zu signalisieren, dass die Texteingabe deaktiviert ist. Die Benutzeroberfläche leitet Benutzer jetzt klar dazu an, Spracheingabe zu verwenden, wenn der Sprachmodus aktiv ist.

Bild 1: Sprachmodus aktiviert (Azure GPT 4o Realtime) und Chat-Oberfläche deaktiviert
5. Dateiauswahl während der Verarbeitung
Wählen Sie Dateien aus, während sie noch in Datenräumen verarbeitet werden, für Massenaktionen wie das Löschen. Wenn Dateien während der Verarbeitung ausgewählt werden, sehen Sie die Anzahl der ausgewählten Dateien und die Löschoption, wobei die Verbinden/Trennen- und Download-Optionen ausgeblendet bleiben, bis die Verarbeitung abgeschlossen ist.
6. Dateivorschau in Nachrichten
Hochgeladene Dateien sind jetzt in gesendeten Nachrichten für den User sichtbar. Dateivorschauen erscheinen automatisch, wenn Sie Dateien an Ihre Nachrichten in der Chat-Oberfläche anhängen.

Bild 1: Die Datei, die per Drag & Drop in die Sendebox gezogen wurde, wird nun auch in der gesendeten Nachricht angezeigt
Produktupdate 26. August 2025
Neues LLM: Gemini 2.5 Flash Lite – Bietet schnellere Antworten bei gleichbleibender Qualität.
Automatische Modellauswahl (GPT 5 Auto) – Intelligente Auswahl des optimalen Modells aus der GPT-4- oder GPT-5-Familie für Ihre Anfrage.
Übersichtlichere Chat-Oberfläche – Neu gestaltetes Layout mit organisiertem Optionsmenü in der Eingabeleiste (inklusive neuer Option „Schreibstil“) sowie optimiertem Dateimanagement.
Neues Layout für die LLM-Auswahl – Verbesserte Platzierung: Modellauswahl und Tokenverbrauch sind nun oben links sichtbar.
Erweitertes Dateimanagement – Optimierte Data-Room-Erfahrung mit Such- und Mehrfachauswahl-Funktion. Nutzen Sie Suchleiste und Checkboxen in der Data-Room-Liste.
Verbessertes Einstellungsmenü – Bessere Struktur und Navigation mit neuen Schließen-Buttons und größeren Klickflächen. Zugriff über das Einstellungs-Icon.
Dynamic Insights: Flexible Websuche – Wählen Sie zwischen verschiedenen Web Suchtypen in Dynamic Insight (Websuche oder Websuche Pro).
Gesamte Unterhaltungen herunterladen – Exportieren Sie komplette Chatverläufe inklusive Quellen über die Schaltfläche „PDF exportieren“ im Datenraum.
Optimiertes Web Crawling – Zuverlässigere Informationsextraktion durch automatisiertes Website-Crawling beim Hinzufügen zu einer Datenbank.
Datei-Uploads direkt im Chat – Laden Sie Dateien direkt in der Sendbox oder per Drag & Drop hoch.
ZIP-Datei-Upload – Unterstützung für ZIP-Dateien zum gleichzeitigen Hochladen mehrerer Dokumente.
Standard-LLM-Auswahl (nur für Editoren) – Legen Sie in den Bot-Einstellungen spezifische LLMs als Favoriten fest.
Aktualisierte Embedding-Model-Beschreibungen – Klarere und präzisere Beschreibungen in der Embedding-Modellauswahl.
Britisches & amerikanisches Englisch – Wählen Sie in den Plattform-Einstellungen die gewünschte Sprachvariante.
Verbesserte Workflow-Auto-Advance-Einstellungen – Optimiertes Verhalten der Auto-Advance-Funktion in Workflow-Modi.
Allgemeine UI-Optimierungen – Visuelle Verbesserungen und ein konsistenteres Nutzererlebnis in der gesamten Plattform.
1. Neues LLM: Gemini 2.5 Flash Lite
Ein schlankes KI-Modell, das auf Geschwindigkeit optimiert ist und schnellere Antworten für Routineaufgaben und kurze Interaktionen liefert.
*Neue LLMs müssen von Ihrem Administrator in Abstimmung mit dem Key Account Manager von Blockbrain aktiviert werden.
2. Automatische Modellauswahl (GPT 5 Auto)
Ein intelligentes System, das automatisch das am besten geeignete GPT 4.1- oder GPT 5-Modell (8 verschiedene LLMs) basierend auf der Komplexität und den Anforderungen Ihrer Anfrage auswählt. Wählen Sie „GPT-5 (Auto)“ aus dem LLM-Dropdown-Menü, um das automatische Routing zu aktivieren, und sehen Sie anschließend, welches Modell für jede Antwort genutzt wurde.
*Neue LLMs müssen von Ihrem Administrator in Abstimmung mit dem Key Account Manager von Blockbrain aktiviert werden.
Bild 1: Wählen Sie GPT 5 (Auto) aus
3. Übersichtlichere Chat-Oberfläche
Ein umfassendes Redesign der Benutzeroberfläche mit einem neuen Tools-Menü, das Schreibstile und die Prompt-Bibliothek bündelt (Prompts können direkt in der Eingabeleiste angepasst werden). Zudem verbessertes Datenraum-Management mit Such- und Sortierfunktion. Greifen Sie über die Haupt-Chatoberfläche auf das Tools-Menü zu und nutzen Sie die neue Suchfunktion in Ihrer Datenraum-Liste.
Bild 1: Dateien hochladen
Bild 2: Wählen Sie ihre Prompts oder den Schreibstil des Bots aus
Bild 3: Wählen Sie ihren Schreibstil aus
Die Schreibstile steuern im Wesentlichen, wie ausführlich die KI ihre Antworten formuliert – von sehr kurzen Antworten (1-2 Sätze) bis hin zu umfassenden Deep-Dives. So können Sie die Antwortlänge genau an Ihre Bedürfnisse anpassen:
Auto – Bestimmt automatisch die optimale Antwortlänge basierend auf Ihrer Frage
Sehr kurz – Minimale, prägnante Antworten mit ausschließlich den wichtigsten Informationen
Kurz – Kurze Antworten, die die Kernpunkte abdecken, ohne weiter ins Detail zu gehen
Normal – Standardlänge mit ausgewogenem Maß an Details und Kontext
Lang – Ausführliche Antworten mit umfassenden Erklärungen und Beispielen
Sehr lang – Maximale Detailtiefe mit gründlicher Analyse und umfangreichem Kontext
Bild 4: Web Suche Web-Suche: Perfekt für schnelle Fakten und direkte Antworten. In diesem Modus werden gleichzeitig 3–8 gezielte Suchanfragen ausgeführt, um sofort relevante Ergebnisse zu liefern. Ideal für Definitionen, aktuelle Ereignisse und einfache Anfragen.
Web-Suche Pro: Für komplexe Recherchen, teilt das System Ihre Anfrage in 3 Kernthemen auf, führt 9–24 Suchanfragen (3–8 pro Thema) aus und liefert strukturierte Ergebnisse aus mehreren Perspektiven. Optimal für Marktanalysen, akademische Themen und Strategiearbeit.
4. Neues Layout für die LLM-Auswahl
Das Dropdown-Menü zur LLM-Auswahl sowie die Token-Anzeige wurden in die obere linke Ecke verschoben, um eine bessere Sichtbarkeit und einen einfacheren Zugriff zu gewährleisten. Sie finden Ihre Modellauswahl und den Tokenzähler nun gut sichtbar oben links in der Chat-Oberfläche.
5. Erweitertes Dateimanagement
Die Datenraum-Oberfläche wurde optimiert – mit kompakten Ansichten, Suchfunktionen und Mehrfachauswahl, z. B. zum Löschen von Datenräumen. Um die Mehrfachauswahl zu nutzen, öffnen Sie die linke Seitenleiste, klicken Sie auf das Dreipunkt-Symbol neben der Lupe und wählen Sie anschließend „Auswählen“.
Bild 1: Wählen Sie das Punkt-Icon aus
Bild 2: Klicken Sie auf „Auswählen“, um die Mehrfachauswahl zu nutzen, oder sortieren Sie Ihre Datenräume über die obenstehenden Optionen
6. Verbessertes Einstellungsmenü
Neu gestaltete Einstellungsoberfläche mit Schließen-Buttons, größerem Abstand und erweiterten Klickflächen für eine verbesserte Navigation. Sie können die Einstellungen über das Einstellungs-Icon öffnen und finden dort die neuen Schließen-Buttons sowie das optimierte Layout auf der gesamten Plattform.
7. Dynamic Insight: Flexible Websuche
Erweiterte Websuche in Dynamic Insight mit auswählbaren Web-Suchtypen für gezieltere Ergebnisse. Wählen Sie Ihren bevorzugten Suchtyp über das neue Dropdown-Menü, wenn Sie die Web-Suche in Dynamic Insight konfigurieren.
Bild 1: Wählen Sie ihren Web-Suchtypen aus
8. Gesamte Unterhaltungen herunterladen
Sie können jetzt nicht nur einzelne Nachrichten, sondern auch ganze Datenräume als PDF herunterladen. Klicken Sie dazu auf das "Dreipunkt" Symbol und wählen Sie in der linken Seitenleiste des Datenraums die Option „PDF exportieren“.
Bild 1: Als neue Funktion können Sie jetzt Ihren gesamten Datenraum als PDF herunterladen
9. Optimiertes Web-Crawling
Ein optimiertes Web-Crawling-System* auf Basis der Firecrawl-Technologie sorgt für eine zuverlässigere Informationsextraktion aus Websites und Dokumenten. Diese Verbesserung läuft automatisch im Hintergrund, wenn Webinhalte für Ihre Wissensdatenbanken verarbeitet werden.
*Nur sichtbar für Builder und Admins
10. Datei-Uploads direkt im Chat
Fügen Sie Dateien direkt in Ihre Unterhaltung ein, ohne den Bildschirm zu wechseln oder Ihren Arbeitsablauf zu unterbrechen. Nutzen Sie dazu die Datei-Upload-Schaltfläche in der Eingabeleiste des Chats oder ziehen Sie Dateien per Drag & Drop ins Fenster, um sie sofort zu verarbeiten.
Bild 1: Klicken Sie entweder auf „Dateien/Ordner hochladen“ oder ziehen Sie Ihre Dateien per Drag & Drop in den Datenraum
Bild 2: Ihre Datei(en) werden Ihnen in der Eingabeleiste angezeigt und automatisch über „Dateien“ mit dem Datenraum verknüpft
11. ZIP-Datei-Upload
Laden Sie ZIP-Dateien mit mehreren Dokumenten gleichzeitig hoch und lassen Sie alle enthaltenen Dateien automatisch extrahieren und verarbeiten. Sie können ZIP-Dateien entweder über die standardmäßige Datei-Upload-Schnittstelle hochladen oder per Drag & Drop hinzufügen – das System extrahiert und verarbeitet anschließend automatisch alle Inhalte.
12. Standard-LLM-Auswahl (nur für Editoren)
Editoren können jetzt spezifische LLMs als Favoriten für einzelne Bots festlegen – abhängig von deren Zweck und Anwendungsfall. Gehen Sie dazu in die Bot-Einstellungen und konfigurieren Sie die favorisierten LLMs im Bereich Bot-Konfiguration.
Bild 1: Klicken Sie oben links in Ihrem Datenraum auf das von Ihnen ausgewählte LLM
13. Aktualisierte Embedding-Model-Beschreibungen
Klarere und detailliertere Beschreibungen der Embedding-Modelle, um fundierte Auswahlentscheidungen zu unterstützen. Sehen Sie sich die verbesserten Beschreibungen bei der Auswahl von Embedding-Modellen im Admin-Dashboard unter dem Bereich „Embedding-Modelle“ an.
14. Britisches und amerikanisches Englisch
Es wurden regionale Sprachvarianten hinzugefügt: britisches und amerikanisches Englisch als Bot-Optionen für eine verbesserte Lokalisierung. Wählen Sie Ihre bevorzugte Sprachvariante in den Data-Room-Einstellungen unter Sprache aus.
Bild 1: Wählen Sie ihre präferierte Bot-Sprache
15. Verbesserte Workflow-Auto-Advance-Einstellungen
Der Auto-Advance-Schalter funktioniert nun in allen Workflow-Modi konsistent:
Human-in-the-Loop-Modus:
Ein (ON) → automatischer Fortschritt zum nächsten Schritt
Aus (OFF) → manueller Fortschritt erforderlich
Autopilot-Modus:
Der Schalter hat keine Auswirkung – der automatische Ablauf bleibt bestehen.
Bild 1: Aktivieren Sie die Schaltfläche „Auto-Advance“, um automatisch zum nächsten Schritt fortzufahren
16. Allgemeine UI-Optimierungen
Plattformweite visuelle Optimierungen, einschließlich Layout-Verbesserungen, Updates für visuelle Konsistenz und allgemeine Verbesserungen der Benutzererfahrung. Diese Anpassungen sind in der gesamten aktualisierten Oberfläche sichtbar und erfordern keine Aktion Ihrerseits, um genutzt zu werden.
Produktupdate 11. August 2025
1. Neue Modelle
Integration neuer LLMs*
OpenAI
GPT-5 Familie – Flaggschiff der nächsten Generation mit erheblichen Leistungssteigerungen in 4 Modi
GPT-5 – Spezielles Konversationsmodell mit überlegenen Dialogfähigkeiten (wird voraussichtlich GPT-4.1 als Standard‑LLM des Company GPT ersetzen)
GPT-5 Thinking – Flaggschiff-Variante mit fortschrittlicher Denk- und Argumentationsfähigkeit
GPT-5 Mini – Leichte, geschwindigkeitsoptimierte Version
GPT-5 Nano – Ultrarasches Modell für den Echtzeiteinsatz
GPT-image-1 – Bildgenerierung ist jetzt auf Azure verfügbar
GPT 4o Realtime audio – Realtime Chat via Audiomodus
Alle LLMs werden auf Servern in der EU (und wahlweise den USA) gehostet.
Anthropic
Claude 4.1 Opus – Leistungsstärkstes Modell von Anthropic mit fortschrittlichen Argumentationsfähigkeiten
Gehostet auf US-Servern; Verfügbarkeit in der EU folgt in Kürze.
Meta
Llama 4 ist die neueste Generation von KI-Modellen von Meta und bietet fortgeschrittenes logisches Denken, Verarbeitung von langen Kontexten sowie leistungsstarke multimodale Fähigkeiten.
Llama 4 Maverick – Hochleistungs-Allzweckmodell, herausragend in logischem Denken, Programmierung und mehrsprachigen Fähigkeiten.
Llama 4 Scout – Optimiert für ultralange Kontexte und multimodale Aufgaben, ideal für Dokumenten- und Bildanalyse.
Gehostet auf US-Servern; Verfügbarkeit in der EU folgt in Kürze.
Mistral
Mistral bietet drei verschiedene Modelle, je nach Komplexität an.
Mistral Small – Schnell und effizient, am besten geeignet für einfache Aufgaben.
Mistral Medium – Ausgewogene Leistung, passend für Aufgaben mittlerer Komplexität.
Mistral Large – Hohe Leistungsfähigkeit, ideal für komplexe und detailreiche Aufgaben.
Gehostet von Mistral in der EU.
*Neue LLMs müssen von Ihrem Administrator in Abstimmung mit dem Key Account Manager von Blockbrain aktiviert werden.

Verbesserte Transkriptionsfähigkeiten*
Echtzeit-Transkriptionsmodell – Nahtlose Sprache-zu-Text-Umwandlung mit verbesserter Genauigkeit und schnellerer Verarbeitung
*Diese Funktion befindet sich noch in der frühen Alpha-Phase, und ihre Qualität entspricht noch nicht der aktuellen Version. Sie wird über ein Feature-Flag gesteuert (Feature-Flags müssen von Ihrem Administrator in Abstimmung mit dem Key Account Manager von Blockbrain aktiviert werden).
2. Verbesserte Benutzererfahrung
Verbessertes Content-Management
Ordner-Upload-Funktionalität – Laden Sie ganze Ordner mit einer einzigen Aktion in Datenräume hoch, was die Verwaltung großer Inhaltsmengen deutlich beschleunigt

Erhaltene Formatierung – Leerzeilen in den "Anfangsinstruktionen"* von Bots bleiben nach dem Speichern erhalten, sodass Ihre Formatierung genau wie beabsichtigt bleibt
*Anfangsinstruktionen in Bots sind nur für Editoren sichtbar.
Verbesserte Chat-Erfahrung
Einheitlicher Chat-Verlauf – In Webkomponenten (Integration in SharePoint, Microsoft Teams oder eine Website) können Benutzer mit privatem Login jetzt konsolidierte Chat-Verläufe über alle Sitzungen hinweg einsehen, für bessere Kontinuität
Mobiloptimierte Benutzeroberfläche – Anpassungen der Web-App bieten verbesserte Benutzerfreundlichkeit und Navigation auf Mobilgeräten
Audiomodus: Realtime Chat (Alpha)*
Integration des Audiomodus – Erleben Sie Konversationen mit geringer Latenz, bei denen Spracheingabe direkt in Sprachausgabe umgewandelt wird, mit verbesserter Reaktionsfähigkeit via GPT 4o Realtime audio für einen natürlicheren Gesprächsfluss
Einfache Aktivierung – Aktivieren Sie einfach den "Audiomodus" neben der Sendbox, um mit der KI zu sprechen

Hinweis: Diese Funktion befindet sich derzeit in der Alpha-Phase und kann noch Fehler enthalten
*Echtzeit-Chat wird über ein Feature Flag gesteuert (Feature Flags müssen von Ihrem Administrator in Abstimmung mit dem Key Account Manager von Blockbrain aktiviert werden).

3. Verbesserungen bei Zusammenarbeit & Management
Erweitertes Rollenmanagement
Erweiterte Nutzerberechtigungen – Nutzer können jetzt als Bot-Editoren zugewiesen werden, wodurch sie Einstellungen bestehender Bots ändern können (Hinweis: Editoren können keine neuen Bots erstellen)

Verbesserter Editor-Workflow – Die Option "Editor entfernen" wurde durch eine neue Option "Zum 'Benutzer' herabstufen" ersetzt.

*Freigabeeinstellungen in Bots sind nur für Editoren sichtbar.
Administrative Kontrollen
Verbesserung der Datenaufbewahrung – Umfassendes Datenaufbewahrungsmanagement mit Informationsebenen und erweiterter Aufbewahrung für bessere Compliance-Kontrolle

Bildgenerierungseinstellungen – Sie können die Bildgenerierungsfunktionen für jeden Bot individuell über dedizierte Bot-Einstellungen steuern*

*Bildgenerierung wird über ein Feature Flag gesteuert (Feature Flags müssen von Ihrem Administrator in Abstimmung mit dem Key Account Manager von Blockbrain aktiviert werden). Die Bot-Einstellungen sind nur für Editoren sichtbar.
Verbessertes Insight-Management
Optimierte Insight-Freigabe – Verbesserter Freigabe-Workflow mit verbesserter Benutzererfahrung
Intelligente Fehlerbehandlung – "Insight nicht verfügbar"-Modal für gelöschte Insights bietet klare Kommunikation und nächste Schritte
4. UI/UX-Verbesserungen
Verbesserte LLM-Auswahlschnittstelle
Leistungsvisualisierung – Aktualisierte LLM-Listenansicht mit klaren Leistungs-KPIs für eine fundierte Modellauswahl

Verbesserte visuelle Navigation
Bot-Statusindikatoren – Klare Statussymbole für Bots mit geplanter Löschung und vorlagenbasierte Bots in Dropdown-Menüs

Verbesserte Sortierung – Organisiertes Bot-Dropdown im Analysetab für schnellere Navigation*
Aktualisierte Tooltips – Klarere Beschreibungen für Schaltflächen in der rechten Seitenleiste der Knowledge-Bot-Chat-Oberfläche

*Analyse ist nur für Administratoren sichtbar.
Optimierte Benutzeroberfläche*
Verfeinerte Verbindungsmodals – Aktualisierte "Trennen"-Modals für Azure Group und SharePoint mit verbesserter Klarheit
*Dies ist nur für Administratoren sichtbar.
5. Optimierungen an Integrationen
SharePoint-Integration
Globale schwebende Schaltfläche – Webkomponenten-Integration als schwebende Schaltfläche in SharePoint-Umgebungen
Konfigurierbare Seitenleiste – Steuern Sie den Zustand der Seitenleiste während der Webkomponenten-Initialisierung für angepasste Benutzererlebnisse
Administrative Verbesserungen*
Organisations-ID-Anzeige – Die Organisations-ID ist jetzt im Frontend für eine einfachere Identifizierung und Support sichtbar. Klicken Sie einfach auf Ihr Profil und kopieren Sie die Organisations-ID, die unter Ihrem Namen und Ihrer E-Mail-Adresse angezeigt wird.
*Dies ist nur für Administratoren sichtbar.
Produktupdate 28. Juli 2025
1. Neue Modelle
Integration neuer LLMs*
o3-pro – gehostet auf EU- & US-Servern
Gemini 2.5 Pro (Google) – gehostet auf EU- & US-Servern
Gemini 2.5 Flash (Google) – gehostet auf EU- & US-Servern
Grok 4 (xAI) – gehostet auf US-Servern; EU-Verfügbarkeit in Kürze
Integration neuer Embedding-Modelle*
Gemini Embedding 001 - gehostet über Google auf US-Servern (EU-Verfügbarkeit in Kürze)
*Neue LLMs und Embedding-Modelle müssen von Ihrem Administrator in Abstimmung mit dem Key Account Manager von Blockbrain aktiviert werden.
2. Verbesserte Benutzererfahrung
Optimiertes Content-Management
Verbesserter Editor - Bearbeiten Sie Bot-Antworten (einfach Doppelklick auf eine Antwort) und Insights mit weniger Klicks.

Greifen Sie einfacher auf Formatierungswerkzeuge zu und genießen Sie einen intuitiveren Workflow, der Content-Updates deutlich beschleunigt.

Bot-Nachrichten anhören
Hören Sie sich Bot-Antworten durch Klicken auf "Anhören" (Kopfhörer-Symbol) an.

Steuern Sie die Wiedergabegeschwindigkeit oder pausieren Sie über das Medienpanel, während Sie weiterhin auf der Plattform navigieren. Sie können die vorgelesene Bot-Antwort sogar herunterladen.

3. Verbesserungen bei Zusammenarbeit & Management
Bot-Creator-Update: Optimierte Erstellung mit Nexus als Standard
Schnellerer Workflow: Der Schritt "Bot-Vorlage auswählen" wurde für eine schnellere Einrichtung entfernt
Vereinfachte Erfahrung: Nexus ist jetzt die Standard- und einzige Option
Sofortiger Start: Beginnen Sie direkt mit dem Aufbau Ihres Bots ohne zusätzliche Klicks
*nur sichtbar für Builder und Admins.

Standard-Web-Recherche (zuvor Internet-Recherche)*
Neue Kategorie „Web-Recherche" in den Bot-Einstellungen ermöglicht das Aktivieren oder Deaktivieren der Web-Recherche pro Bot
Option zum standardmäßigen Aktivieren der Web-Recherche: Web-Recherche wird automatisch für alle neu erstellten Datenräume aktiviert – manuelle Aktivierung entfällt
Standardtyp der Web-Recherche festlegen: Web-Recherche, Web-Recherche Pro oder Web-Recherche Pro (R)
*nur sichtbar für Builder und Admins.
Rollenverwaltung
Direkte Rollenupgrades - Aktualisieren Sie Benutzerrollen direkt aus dem Dropdown-Menü in den Bot-Freigabeeinstellungen von Benutzer zu Editor*
Peer-Level-Rollenverwaltung in Wissensdatenbanken - Content Manager und Mitwirkende können jetzt Benutzer auf oder unter ihrem eigenen Level befördern, herabstufen oder entfernen
*nur sichtbar für Builder und Admins

4. Inhaltsorganisation
Gesamten Chat-Verlauf in die Insights einbeziehen
Aktivieren Sie einen einfachen Schalter ("Gesamten Chat-Verlauf in die Insights einbeziehen"), um vollständige Chat-Verläufe in dem Insight zu speichern.
Wenn diese Erkenntnis mit einem Datenraum verknüpft wird, wird der gesamte Chat-Verlauf in den Kontext einbezogen – nicht nur die letzte Bot-Antwort.

Verbesserte Sichtbarkeit der Bot-Freigabe
Die Bots zeigen jetzt alle den Freigabestatus (privat, eingeschränkt, öffentlich) sowohl in der Bot-Liste als auch im Bot-Creator-Tab deutlich an.

5. UI/UX-Verbesserungen
Agenten heißen jetzt Prompts / Prompt-Bibliothek
Wir haben die Terminologie aktualisiert, um den Zweck der Funktion klarer und intuitiver zu gestalten.
Die Funktionalität bleibt unverändert – nur der Name und das Design wurden aktualisiert.

Internet-Recherche heißt jetzt Web-Recherche
Wir haben die Terminologie angepasst, um sie näher am englischen Original und zugleich kürzer zu halten.
Die Funktion bleibt unverändert – lediglich der Name wurde aktualisiert.

Neues Design für die LLM-Auswahl
Wir haben die LLM-Auswahl neu gestaltet, um sie übersichtlicher und schneller nutzbar zu machen.
Suchfunktion: Sie können nun das gewünschte LLM schnell aus allen auf Ihrer Plattform verfügbaren Modellen finden und auswählen.
Informations-Button (ℹ): Über das Info-Symbol erhalten Sie detaillierte Informationen zu jedem LLM.
Wichtige Metriken: Die Bewertungskriterien wurden für mehr Klarheit verfeinert. Modelle werden nun nach Antwortqualität, Geschwindigkeit und Kosteneffizienz bewertet.
Mehrfachauswahl für E-Mails
Wählen Sie alle E-Mails mit einem einzigen Klick aus

Sprache-zu-Text: Intuitive Schaltflächenplatzierung
Verbessertes Layout: Sprache-zu-Text-Schaltfläche innerhalb der "Senden-Box" neu positioniert für größere Sichtbarkeit
Verbesserte Auffindbarkeit: Intuitivere Platzierung basierend auf Benutzererwartungen und dem kommenden Sprachmodus (Echtzeit-Chat mit dem Bot)

Marken-App-Symbol / Favicon im Browser-Tab
Professionelles Erscheinungsbild im Browser-Tab und bei Hinzufügung zum Startbildschirm auf iOS, Android oder Windows
Konsistente Terminologie-Aktualisierung auf der gesamten Plattform
"Knowledge Destinations" heißt jetzt "Zieldatenbanken".

Verbesserte OCR-Verarbeitung
Bessere Handhabung von zweispaltigen PDF-Layouts für eine genauere Textextraktion
Produktupdate 15. Juli 2025
Intuitive Drag & Drop Funktionalität
Dateien und Insights können einfach per Drag & Drop in Ordner innerhalb der Plattform verschoben werden.
Visuelle Indikatoren heben gültige Zielorte beim Ziehen von Dateien hervor.
Nach erfolgreichem Verschieben erhalten Sie eine klare visuelle Bestätigung.
Bei ungültigen Verschiebeversuchen erhalten Sie hilfreiches Feedback.
Automatische Entfernung getrennter Datenbanken aus Datenräumen
Wird eine Datenbank von einem Bot getrennt, wird sie automatisch aus bestehenden Datenräumen entfernt.
Sie erhalten klare Benachrichtigungen, wenn ein Bot nicht mehr mit einer Datenbank verbunden ist – entweder beim Betreten eines Datenraums oder während der Interaktion.
Benachrichtigungen bleiben sichtbar, bis sie geschlossen werden, um auf mögliche Auswirkungen auf die Antwortqualität hinzuweisen.

1. Verbesserte Analysen & Exporte
Verbesserte Nutzungsanalysen*
Überwachen Sie den Token- und Speicherverbrauch in Echtzeit über umfassende Dashboards.
Verfolgen Sie aktuellen Verbrauch, prognostizierte Limits und Bot-spezifische Statistiken für eine bessere Nachverfolgung pro Anwendungsfall.
*nur für Admins sichtbar
Excel-Tabellenexport
Exportieren Sie Tabellen aus den Prompt-Ergebnissen mit nur einem Klick direkt nach Excel (.xlsx), wobei das ursprüngliche Format und die Struktur für eine einfache Analyse und Weitergabe erhalten bleiben.
Es werden nur Tabellendaten exportiert; Nicht-Tabellentext wird ausgeschlossen.
Wird keine Tabelle erkannt, ist die Schaltfläche „Als XLSX herunterladen“ deaktiviert.
Token-Tracking für Bild-Uploads
Der Tokenverbrauch für Bild-Uploads über Prompt Injection wird jetzt im Nutzungs-Dashboard erfasst und angezeigt.
Bietet transparente Überwachung der Ressourcenkosten für einzelne Anfragen und die Gesamtnutzung.
2. Verbesserungen im Wissensmanagement
Sortierung von Insights nach Erstellungsdatum
Sortieren Sie Insights nach Erstellungsdatum mit der neuen Spalte „Erstellt am“ in der Tabellenansicht, um Originaleinträge auch nach Massenaktualisierungen leichter zu finden.
Die weniger relevante Spalte „Typ“ wird bei Platzmangel automatisch ausgeblendet.

Ordnerbeschreibungen
Fügen Sie Insight-Ordnern Beschreibungen hinzu, um Inhalte besser zu organisieren und zu verstehen.
Beschreibungen erscheinen als Unterzeilen in der Ordnerliste, können per Text oder Sprache eingegeben werden und werden automatisch gekürzt, wobei der vollständige Text beim darüberfahren angezeigt wird.

Ordnerauswahl im Insight-Editor
Wählen oder erstellen Sie Zielordner direkt beim Erstellen oder Bearbeiten von Insights.
Ihre Inhalte werden automatisch gespeichert oder an den ausgewählten Ort verschoben, wodurch zusätzliche Organisationsschritte entfallen.

3. Interface-Verbesserungen
Verbesserte Bot-Listenansicht
Die Bot-Liste (ehemals Dashboard) bietet jetzt ein helleres Kartendesign für bessere Übersicht.
Standardmäßig wird eine Zwei-Spalten-Ansicht verwendet, die das Browsen erleichtert, merkt sich aber Ihre Präferenz, falls Sie die Ein-Spalten-Ansicht bevorzugen.

Verbesserte Handhabung gelöschter Ressourcen
Gelöschte Bots oder Datenräume zeigen nun ihren letzten bekannten Namen in Grau mit einem „Gelöscht“-Symbol in Workflows und Ergebnissen an.
Dies erhält den Kontext und vermeidet Verwirrung bei der Überprüfung vergangener Aktivitäten.
Vereinfachte Datenraum-Erstellung
Datenräume erhalten jetzt standardmäßig automatisch einen Namen, sodass die Aufforderung „Benennen Sie Ihren Data Room“ bei der Erstellung entfällt.
Sie können Datenräume bei Bedarf später umbenennen.
Verbesserter Texteditor
Die Editor-Toolbar enthält jetzt alle wichtigen Markdown-Formatierungsoptionen: Überschriften, Fett, Kursiv, Durchgestrichen, Code, Listen, Zitate, Ausrichtung, Hyperlinks und Tabellen.

4. Neue Large Language Models
Integration neuer LLMs*
Llama-Modelle (von Meta) sind jetzt auf US-Servern verfügbar (EU-Verfügbarkeit folgt in Kürze).
Gemini 2.5 Pro ist jetzt auf EU-Servern verfügbar.
*Neue LLMs müssen von Ihrem Admin in Abstimmung mit dem Key Account Manager von Blockbrain aktiviert werden.
Produktupdate 1. Juli 2025
1. Organisation & Verwaltung
Automatische Benennung von Datenräumen
System benennt neue Datenräume automatisch basierend auf Ihrer ersten Nachricht
Hilft, Ihre Datanraum-Liste effizienter zu organisieren
Verhindert mehrere generische "Neuer Datenraum"-Einträge
Automatische Benennung erfolgt nur einmal und überschreibt keine von Ihnen festgelegten benutzerdefinierten Namen

Ordnerauswahl im Insight-Editor
Wählen Sie, wo Insights während der Erstellung oder Bearbeitung gespeichert werden sollen
Aktueller Ordnerpfad wird unter dem Insight-Titel angezeigt
Durchsuchen Sie bestehende Ordner oder erstellen Sie neue über einen Dialog
Insights werden automatisch im gewählten Ordner für bessere Organisation gespeichert


2. Benutzeroberflächen-Verbesserungen
Neu gestaltete Bot-Listenseite (ehemals "Dashboard")
Klarere, intuitivere Bot-Übersichtsoberfläche
Verbesserte Navigation und Organisation mit mehr Filteroptionen

Anzeige des vollständigen Dateipfads für Referenzen
Vollständiger Dateipfad jetzt für alle Datenbankreferenzen sichtbar
Bietet erweiterten Kontext zur Identifizierung der Quelle
Verbessert die Nachverfolgbarkeit von Informationen auf der gesamten Plattform
In allen Referenzanzeigen im System verfügbar

Newsletter-Spracheinstellung*
Gehen Sie zu Ihrem Profil (obere rechte Ecke) und klicken Sie auf "Abonnements verwalten"
Wählen Sie Ihre bevorzugte Sprache für Newsletter im Zusammenhang mit "eingebrachtem Wissen" in eine Wissensdatenbank
Alle zukünftigen E-Mails werden in der von Ihnen gewählten Sprache gesendet
*Der Newsletter ist Teil der 'Knowledge Contribution Subscription' und wird über ein Feature Flag gesteuert (Feature Flags müssen von Ihrem Administrator in Abstimmung mit dem Key Account Manager von Blockbrain aktiviert werden).

3. Workflow-Verbesserungen*
Schritt-Ergebnis-Bindung
Wählen Sie, ob Workflow-Schritte vorherige Schrittergebnisse als Eingabe verwenden sollen
Visuelles Diagramm mit Verbindungspunkten zeigt Datenfluss zwischen Schritten
System verhindert unlogische Verbindungen zwischen Schritten
Standardeinstellung erfordert explizite Aktivierung von Verbindungen

Multi-Datenraum-Auswahl in Workflows
Wählen Sie spezifische Datenräume als Eingabe für jeden Workflow-Schritt
Umschalten der Datenraum-Auswahl mit Administrator-Steuerungen
Wählen Sie mehrere Datenräume aus durchsuchbarer Liste mit Kontrollkästchen
Ausgewählte Datenräume erscheinen als entfernbare Tags für einfache Verwaltung
*Workflow wird über ein Feature Flag gesteuert (Feature Flags müssen von Ihrem Administrator in Abstimmung mit dem Key Account Manager von Blockbrain aktiviert werden).

4. Erweiterte Bot-Zugriffskontrolle
Aktualisierung der Zugriffsebenen für verbundene Datenbanken bei Bot-Freigabe
Steuern Sie den Bot-Zugriff mit Privat-, Eingeschränkt- oder Öffentlich-Freigabemodi
Verbundene Datenbanken aktualisieren automatisch Zugriffseinstellungen entsprechend der Bot-Privatsphäre
Klare Benachrichtigungen führen Sie durch Privatsphäre-Änderungen
Gewährleistet Datensicherheit und Transparenz über Bot-Zugriff

Bot-Status-Update bei Privatsphäre-Änderung
Freigegebene Bots, die privat gemacht wurden, erscheinen als "offline" in Ihrer Bot-Liste
Anzeigen alter Konversationen, während neue Sitzungen eingeschränkt sind
System bietet Popup- und permanente Benachrichtigungen bis zur Bestätigung
5. Mobile Erfahrung*
UI-Verbesserungen in der Chat-Ansicht
Verbesserte Chat-Oberfläche für reibungslosere mobile Erfahrung
Intuitivere Navigation und Interaktion
Foto-Hinzufügen-Funktionalität zur Chat-Ansicht
Senden Sie Fotos direkt aus der mobilen App-Chat-Ansicht
Nahtlose Medienfreigabe-Funktionen
*Die mobile App muss von Ihrem Administrator in Abstimmung mit dem Key Account Manager von Blockbrain aktiviert werden.
6. Integration
Web-Komponente des Chats in MS Teams*
Blockbrain-Chat jetzt direkt in Microsoft Teams einbettbar
Nahtlose Integration mit bestehender Oberfläche
*Wenn Sie an der Chat-Integration in Microsoft Teams interessiert sind, wenden Sie sich bitte an den Key Account Manager bei Blockbrain.
Integration des OpenAI o3-pro Modells
Jetzt auf US-Servern verfügbar (EU-Verfügbarkeit in Kürze)
Entwickelt für fortgeschrittene Reasoning- und Generierungsaufgaben
Ordnernavigations-Verbesserungen
Klicken an beliebiger Stelle eines Ordners öffnet ihn jetzt direkt und zeigt seinen Inhalt
Konsistentes Verhalten über Dateibrowser, Datenbank und SharePoint-Schnittstellen implementiert
Beseitigt die Notwendigkeit, auf bestimmte kleine Bereiche für die Navigation zu klicken
Bietet eine intuitivere Erfahrung, die an Standarddateisystemverhalten angepasst ist
Erweiterbare Prompt-Eingabefelder
Alle Prompt-Eingabebereiche verfügen jetzt über erweiterbare Textfelder
Einfaches Verfassen und Überprüfen längerer, komplexer Prompts mit verbesserter Sichtbarkeit
Konsistent mit der bestehenden Funktionalität im Workflows-Bereich
Verbesserte Benutzererfahrung bei der Arbeit mit detaillierten Prompts

Standardisierte Freigabeeinstellungen-Schnittstelle*
Konsistentes "Freigabeeinstellungen"-Tab-Format auf der gesamten Plattform
Gleiche Schnittstelle sowohl während der Bot-Erstellung als auch bei nachträglicher Bearbeitung
Verwirrenden Umschalter zugunsten eines einheitlichen Ansatzes eliminiert
Gewährleistet nahtlosen Übergang zwischen Erstellungs- und Verwaltungs-Workflows
*nur sichtbar für Builder und Admins
Mehrfachauswahl-Verbinden/Trennen für Dateien
Wählen Sie mehrere Dateien gleichzeitig für Massenverbindung/-trennung in einem Datenraum
Verbessert die Effizienz erheblich bei der Verwaltung großer Dateimengen

Web-Recherche-Verbesserungen*
Neue "Web-Recherche"-Kategorie in Bot-Einstellungen zum Aktivieren oder Deaktivieren der Web-Recherche pro Bot
Option, Web-Recherche standardmäßig für neue Datenräume zu aktivieren
Beseitigt die Notwendigkeit manueller Aktivierung in jedem neuen Datenraum
*nur sichtbar für Builder und Admins. Dies wird über ein Feature Flag gesteuert (Feature Flags müssen von Ihrem Administrator in Abstimmung mit dem Key Account Manager von Blockbrain aktiviert werden).
Erweiterte Suchfunktionen
Globale Suche umfasst jetzt Insight-Ordner
Ordner erscheinen mit Symbolen und vollständigen Pfadinformationen
Direkte Navigation zu Ordnerinhalten mit einem einzigen Klick
Optimiert für schnelle Leistung mit Tausenden von Ordnern
Dokumentenverarbeitungs-Verbesserungen
Neue Option zum Kombinieren mehrerer PDF-Seiten in einem einzigen Chunk (muss in den "Erweiterten Einstellungen" einer Wissensdatenbank aktiviert werden)
Unterstützung für IFC-Dateiformat über Wissensdatenbank-Integration
LLM-Gateway-Integration für verbesserte Zuverlässigkeit und Lastausgleich
Verbesserte Verarbeitung von Bildern und Tabellen in Dokumenten

Oberflächen-Verfeinerungen
Trennlinie im "Insight speichern"-Modal für verbesserte visuelle Klarheit hinzugefügt
"In Datenbank speichern"-Modal für Workflow-Ausgaben behoben*
"(Gelöscht)"-Platzhalter für entfernte Bots/Datenräume in Workflow-Aufzeichnungen hinzugefügt*
Azure App-Registrierungen für reibungslosere Microsoft-Dienstverbindungen aufgeteilt
Automatische Vollbildansicht für lange Chat-Einträge
*Workflow wird über ein Feature Flag gesteuert (Feature Flags müssen von Ihrem Administrator in Abstimmung mit dem Key Account Manager von Blockbrain aktiviert werden).
Produktupdate 10. Juni 2025
Neue Bot-Ansicht in der Hauptnavigation
"Bots" erhält ein Dropdown-Menü
Kürzlich verwendete Bots erscheinen nun direkt in der Hauptnavigation
Verbessert mit Suchfunktion für schnelleren Zugriff
Mit "Bot-Liste anzeigen" werden alle verfügbaren Bots angezeigt
Workshop heißt nun Bot kreieren (nur für Admins und Builder sichtbar)

Datenaufbewahrungsoption für Datenräume
Es ist nun möglich, Datenräume nach einer vordefinierten Zeit automatisch zu löschen
Konfigurieren Sie die Datenaufbewahrungsoption direkt in den Bot-Einstellungen unter "Datenaufbewahrung" (nur Bot-Editoren)
Greifen Sie auf diese Funktion über das rechte Bedienfeld in jedem Bot zu (alle Benutzer)

Design- und UI-Änderungen bei Dynamic Insights*
Neu gestaltete Oberfläche mit verbesserter Benutzerfreundlichkeit
Neue Funktion: LLM-Auswahloptionen für individuelle Insights
*Dynamic Insights ist ein Feature Flag (*Feature Flags müssen von Ihrem Admin in Abstimmung mit dem Key Account Manager von Blockbrain aktiviert werden).

Ordnerverwaltung für Insights
Erstellen Sie neue Ordner direkt über die Schaltfläche "Neu"
Wählen Sie "Neuer Ordner", um Ihre Insights effizienter zu organisieren

Neue Speech-to-Text-Modelle (Feature Flag*)
Integration der erweiterten Azure-Modelle 4o-transcribe und 4o-mini-transcribe
Zugriff und Konfiguration dieser Modelle über Ihre Profileinstellungen (oben rechts)
*Feature Flags müssen von Ihrem Admin in Abstimmung mit dem Key Account Manager von Blockbrain aktiviert werden.

Optimierung der Spracheingabe
Völlig neu gestaltete Speech-to-Text-Schnittstelle
Intuitivere und reaktionsschnellere Benutzererfahrung
Multi-Select Connect/Disconnect für Datenraumquellen
Nutzen Sie die Multi-Select-Funktionalität, um mehrere Insights gleichzeitig zu verbinden/zu trennen.
Derzeit nur für Insights verfügbar (Unterstützung für Dateien in Kürze)
Unterstützung für Bild- und Audiodateien über SharePoint-Verbindung
Konsistente Dateiverarbeitung über alle Upload-Methoden
Nahtlose Integration mit bestehenden SharePoint-Verbindungen
Workflow-Planung für alle Benutzerrollen (*Feature Flag)
Zugriff über "Workflow einrichten" im Datenraum
Klicken Sie auf die drei Punkte neben dem Workflow-Namen, um "Workflow-Planung" zu finden.
*Feature Flags müssen von Ihrem Admin in Abstimmung mit dem Key Account Manager von Blockbrain aktiviert werden.
Verbesserte Fehlermeldungen mit Fallback-LLM
Das System verwendet jetzt einen Fallback-LLM, um hilfreiche Fehlermeldungen zu generieren
Bietet aussagekräftige Anleitungen, wenn der primäre LLM auf Verarbeitungsprobleme stößt
Automatische Vollbildansicht für lange Chat-Einträge
Das System erweitert automatisch das Vollbild, wenn die Einträge eine bestimmte Länge überschreiten
Bietet eine bessere Lesbarkeit für umfangreiche Konversationen
Produktupdate 26. Mai 2025
Link zum Walkthrough Video (auf englisch)
Vereinheitlichte Navigation
Die Hauptnavigation wurde für ein übersichtlicheres und intuitiveres Erlebnis neu gestaltet.
Das Dashboard heißt jetzt Bots.
Die Registerkarten Wissensmanagement und Admin verfügen nun über Dropdown-Menüs für einen einfacheren Zugriff.
Consumer haben wie bisher Zugriff auf Bots und Wissensmanagement. Builder sehen zusätzlich Workshop, während Admins zudem Zugriff auf die Registerkarte Admin haben.

Nahtlose Sitzungsfortsetzung
Setzen Sie Ihre Arbeit im zuletzt genutzten Datenraum fort, wenn Sie die Anwendung nach dem Schließen des Fensters erneut öffnen.
Aktivieren Sie diese Funktion einmalig in den Kontoeinstellungen, indem Sie “Start mit dem letzten Date Raum“ auswählen.
OneNote-Zugriff über SharePoint (nur Admins)
Administratoren können jetzt OneNote-Dateien direkt über die SharePoint-Integration aufrufen und für alle Nutzer verwalten.
Web-Komponenten-Oberfläche auf Deutsch
Die Web-Komponenten-Oberfläche – z. B. zur Integration von Knowledge Bots in SharePoint oder Websites – ist jetzt vollständig auf Deutsch verfügbar.
Administratoren können die Oberflächensprache zwischen Englisch und Deutsch umschalten.
Ordner-Upload
Laden Sie ganze Ordner (nicht nur einzelne Dateien) in eine Datenbank unter Wissensmanagement hoch.
Verbessertes „Insight in Wissensdatenbank speichern“
Speichern Sie Insights effizienter mit einem modernisierten Workflow.
Wählen Sie eine oder mehrere Wissensdatenbanken aus und speichern Sie Insights in einen oder mehrere Ordner innerhalb einer Wissensdatenbank.
Unterstützung für 80+ Dateitypen
Es können über 80 verschiedene Dateitypen hochgeladen und verarbeitet werden, einschließlich VTT-Dateien.
Export von Chatnachrichten & Insights als TXT
Zusätzlich zu PDF und Word können Sie Chatnachrichten und Insights jetzt auch als reine Textdateien (TXT) exportieren.
Nutzen Sie die Mehrfachauswahl (drei Punkte) unter dem Prompt-Ergebnis, um als TXT herunterzuladen.

Eigene Prompts als Agents speichern
Speichern Sie Ihre eigenen Prompts als wiederverwendbare Agents.
Verwenden Sie die Option “Save as Agent“ (drei Punkte) unter dem Prompt-Ergebnis.
Prompt-Anweisungen werden automatisch übernommen; fügen Sie nur noch eine Kategorie und einen Titel hinzu (Beschreibung optional).

Neue LLMs: Claude 4
Claude Sonnet 4 ist jetzt auf Vertex AI-Servern in der EU verfügbar (so wie Claude Sonnet 3.7).
Claude Opus 4 ist derzeit ausschließlich auf US-Servern verfügbar.
Weitere Informationen finden Sie hier: Claude 4 Informationen
Die Aktivierung von Claude Sonnet 4 erfordert Admin-Rechte und eine Abstimmung mit Ihrem Key Account Manager.
Neugestaltete Toast-Nachrichten
Toast-Benachrichtigungen haben jetzt Titel und ein einheitliches Erscheinungsbild für klareres Feedback.
Verbesserte Fehlermeldungen bei Systemladefehlern (Fehlerstufe 0).
Verbesserte Insights und Suche
Verbesserte Prompts für Dynamic Insight und Volltextsuche für bessere Ergebnisse.
Konsistente Agent-Antworten
Agents liefern jetzt zuverlässigere und konsistentere Antworten, die der Qualität von Standard-Prompts entsprechen.
Fehlgeschlagene Workflows erneut versuchen
Wiederholen Sie fehlgeschlagene Workflows direkt aus der Oberfläche heraus.
Intelligentere, KI-generierte Insight-Titel
Die KI generiert jetzt genauere und kontextbezogenere Titel für Insights.
Überarbeitetes Abmelde-Modal für verbundene Dienste
Der Abmeldeprozess für Integrationen (z. B. OneDrive) ist jetzt klarer und benutzerfreundlicher.
Aktualisierte Anweisungen zum Datei-Upload
Die Anweisungen zum Datei-Upload sind jetzt klarer formuliert.
Die maximale Dateianzahl gilt pro Upload, nicht insgesamt. Die Formulierungen wurden für ein besseres Verständnis verbessert.
Knowledge Bots - Produktupdate 09. Mai 2025
1. Neue Funktionen & Verbesserungen
Wir haben eine Reihe leistungsstarker neuer Funktionen eingeführt, um die Arbeit mit Knowledge Bots noch effizienter und flexibler zu gestalten:
Chat-Nachrichten als PDF/DOCX herunterladen Einzelne Chat-Nachrichten oder Ergebnisse können jetzt direkt als PDF- oder DOCX-Dateien exportiert werden – ideal zum Teilen und Archivieren wichtiger Erkenntnisse.
Verbesserte SharePoint-Integration Verbesserte Dokumentensichtbarkeit und optimierte Datenbankverbindungen ermöglichen eine nahtlose Zusammenarbeit.
Azure GPT-4o-Mini-TTS Sprachausgabe Frontend-Unterstützung für Sprachausgabe macht die Plattform zugänglicher und interaktiver.
Grok-Integration Die Integration mit Grok bietet noch fortschrittlichere KI-Optionen für anspruchsvolle Wissensarbeit.
Neuer Datei-Upload Der Prozess zum Hochladen von Dateien wurde für mehr Zuverlässigkeit und Benutzerfreundlichkeit komplett neu gestaltet.
Webkomponenten-Bots: Benachrichtigung & Wiederholungsoption bei Crawling-Fehlern Benutzer werden jetzt über fehlgeschlagene Crawling-Versuche informiert und können diese einfach wiederholen, um die Datenvollständigkeit zu gewährleisten.
2. Wartung & UI-Optimierungen
Verbesserte Benutzerfreundlichkeit bei dynamischen Insights Klarere Beschriftungen, bessere Hover-Zustände und aktivierte Aktionsschaltflächen für eine intuitivere Benutzererfahrung.
Aktualisierte Canvas- und Dialog-Layouts Modernisierte Benutzeroberflächen und optimierte Fehlerbehandlung.
Audioaufnahme & KI-gestützte Titelgenerierung Erkenntnisse können jetzt per Audio aufgezeichnet und automatisch mit KI betitelt werden.
Verbesserte Anzeige und Layouts im Audit-Trail und der LLM-Übersicht
Optimierte Mehrfachauswahl (Kontrollkästchen statt Optionsfeldern)
Knowledge Bots - Produktupdate 31. März 2025
1. Verbesserte Medienfunktionen
Wir haben die Möglichkeiten zur Erfassung und Weitergabe von Wissen erweitert:
Audio-Datei-Upload und Konvertierung - Hochladen von Audiodateien mit automatischer WAV-Konvertierung für die Transkription
Insights als PDF/WORD herunterladen - Export von Einblicken in verschiedenen Dokumentformaten mit erhaltener Formatierung
Erhöhte Dateigrößen-Uploadlimits - Unterstützung für größere Dateien bis zu 25 MB
Aktualisierte Erstellung von Insights - Neu gestaltete Benutzeroberfläche für intuitive Einblicke (Beta - nur mit Feature-Flag)
2. Verbesserungen der Benutzererfahrung
Wir haben die Plattform-Interaktionen verbessert:
Dynamische Einblicke - Automatische Aktualisierung von Einblicken bei neuen Informationen
Token-basierte Voreinstellungen - Optimierung von Abfragen mit vordefinierten Ausgabelängen
Verbesserte Fehlerbehandlung - Automatische Entfernung von Fehlerpfaden bei Seitenaktualisierung
Knowledge Bots - Produktupdate 17. März 2025
1. Erweitertes KI-Modell-Portfolio - Mehr Leistung, Mehr Optionen!
Wir haben unser KI-Modell-Angebot deutlich erweitert, um Kunden beispiellose Auswahl und Leistung zu bieten:
Google Gemini Flash 2 (US & EU-Regionen) - Googles neuestes Angebot mit beeindruckenden Argumentationsfähigkeiten
GPT 4.5 Integration - OpenAIs neuestes Modell mit verbessertem Kontextverständnis
Claude 3.7 Sonnet (Anthropic & Vertex) - Bekannt für nuancierte Antworten und exzellente Befolgung von Anweisungen
O1 Plattform-Feature (jetzt aus der Alpha-Phase) - Unser proprietäres Modell ist nach umfangreichen Tests jetzt produktionsreif
2. Verbesserte Such- und Workflow-Funktionen - Optimierte Produktivität!
Wir haben die Art und Weise, wie Benutzer mit unserer Plattform interagieren, neu gestaltet:
Modellwechsel in Datenräumen - Wechseln Sie zwischen KI-Modellen im laufenden Betrieb ohne Unterbrechung des Workflows
Verbesserte Insight-Suche mit Global Search-Technologie - Finden Sie genau das, was Sie brauchen, wann Sie es brauchen
Workflow-Zugang für alle Rollen - Demokratisierung der Automatisierung in Organisationen
Bildgenerierungsfunktionalität - Erweiterung über Text hinaus zur visuellen Inhaltserstellung
Web Research Pro - Transformation der Recherchefähigkeiten mit fortschrittlicher Echtzeit-Informationssammlung
3. Verbesserungen im Benutzermanagement - Vereinfachte Administration!
Wir haben die Administration flexibler und benutzerfreundlicher gestaltet:
Erweiterter temporärer Rollenwechsel für Administratoren/Entwickler - Testen Sie Erfahrungen aus verschiedenen Perspektiven
Automatische Zuweisung zur "Allgemeinen Zugriffsgruppe" - Optimiertes Onboarding für neue Benutzer
Verbesserte Azure-Gruppensynchronisation mit Paginierung - Bessere Handhabung großer Organisationsstrukturen
4. Plattform-Erfahrungsverbesserungen - Verfeinerte Interaktionen!
Wir haben zahlreiche Details verfeinert, um ein kohärenteres Erlebnis zu schaffen:
Verbesserte Konsistenz beim Datei-Upload auf der gesamten Plattform
Erweiterte Drittanbieter-Integrationen mit Google Drive, OneDrive und SharePoint
Live-Reasoning-Stream für Claude 3.7 und DeepSeek R1 - Beobachten Sie den Denkprozess der KI in Echtzeit
Neue Hover-Effekte mit Dark-Mode-Unterstützung - Subtile, aber wichtige visuelle Verbesserungen
Knowledge Bots - Produktupdate 25. Februar 2025
Neue LLMs: OpenAI o1 and o3-mini sind jetzt als EU-Version verfügbar
Dies sind noch Beta-LLMs, die a) sehr teuer sind und b) eine eingeschränkte Funktionalität haben - für lange Arbeitsabläufe oder Websuchen sind sie noch nicht zu empfehlen.
Hervorhebung von Dokumentenabschnitten (Chunks) : Hilft Nutzern, relevante Passagen in Originaldokumenten leicht zu finden
UI-Verbesserung: LLM-Host-Region-Informationen sind jetzt in den Bot-Einstellungen sichtbar
Hochladen in Datenbanken: ALLE textbasierten Formate sind jetzt erlaubt
Knowledge Bot - Produktupdate 22. Januar 2025
Wissensdatenbank-Verbesserungen: E-Mail-Service für Datei-Upload implementiert
Websuche-Erweiterung: Websuche-Toggle zur Workflow-Oberfläche hinzugefügt
Sprache-zu-Text: Unterstützung auf 50 Minuten erweitert
SharePoint-Integration: Resync-Berechtigungsfunktionalität aktualisiert
Datenbanken: Upload von .html-Dateien in Datenbanken ermöglicht
Benutzeroberflächen-Verbesserungen: Neuer "Alle Datenbanken" Tab im Datenmanagement hinzugefügt, Verwaltung mit Bearbeiten-Symbol für Beschreibungen
Knowledge Bot - Produktupdate 06. Januar 2025
1. Global Search
Neue Volltext-Suchfunktion für die gesamte Plattform
Ermöglicht schnelles und effizientes Auffinden von Informationen über alle Bereiche hinweg
2. Neue KI-Modelle & Compliance
Neue LLMs von Vertex AI im Admin-Tab verfügbar
Claude 3.5 SONNET V2 jetzt auch EU-gehostet
DSGVO-konform
Hochperformantes Modell für europäische Nutzer
3. E-Mail-Integration
Anbindung von Gmail und Outlook
Durchsuchen von E-Mail-Postfächern
Direkte Integration ausgewählter E-Mails als Insights in laufende Konversationen
4. Workshop-Berechtigungen
Neue User-Roles im Workshop:
Editor: Volle Bearbeitungsrechte
User-Editor: Kann Bots hinzufügen und bearbeiten
User: Nur Nutzungsrechte
5. Dashboard-Verbesserungen
Neuer "All"-Filter für Bots
Vereinfachte Ansicht aller Bots
Keine Beschränkung auf Retriever oder Nexus mehr
6. Web Search Agent
Aktivierung der Web-Suchfunktion
Ermöglicht Durchführung von Web-Recherchen während einer Query
Knowledge Bot - Produktupdate 04. November 2024
Feature: Global Search
Beschreibung: Die neue Global Search-Funktion ermöglicht es den Benutzern, schnell und effizient nach relevanten Informationen auf der gesamten Plattform zu suchen.
Hauptvorteile:
Einheitliche Suche: Durchsuchen Sie alle Datenquellen und Module innerhalb der Plattform.
Verbesserte Effizienz: Reduziert die Zeit, die für die Suche nach spezifischen Informationen aufgewendet wird, durch eine zentrale Suchfunktion.
Verbesserte Benutzererfahrung: Bietet ein nahtloses und intuitives Sucherlebnis, das den Zugriff auf notwendige Daten erleichtert.
Feature: E-Mail Service
Beschreibung: Benutzer können jetzt ihr E-Mail-Postfach mit dem Knowledge Management System verbinden und bestimmte E-Mails als Insights direkt in die Plattform ziehen.
Hauptvorteile:
E-Mail-Integration: Integrieren Sie nahtlos Ihr E-Mail-Konto, um wichtige E-Mails in das Knowledge Management System zu importieren.
Insight-Extraktion: Konvertieren Sie relevante E-Mails in umsetzbare Erkenntnisse, um die Wissensbasis zu erweitern.
Vereinfachter Workflow: Vereinfacht den Prozess der Verwaltung und Nutzung von E-Mail-Inhalten innerhalb der Plattform.
Knowledge Bot - Produktupdate - 09. September 2024
Zusammenführung von Retriever und Nexus: Einheitliche Funktionalität und UX für verbesserte Effizienz.
Registerkarte Benutzeranalyse im Admin-Dashboard: Neue Analysefunktionen für bessere Nutzereinblicke.
Mehr LLM-Modelle von Vertex AI (Mistral und Llama): Erweiterte Modelloptionen für bessere Leistung.
Integration von GPT-4o Mini von OpenAI und Azure: Verbesserte KI-Fähigkeiten.
Agent Prompt Bibliothek: Einführung einer zentralisierten Agent Prompt Library (Agent Templates), die die Wiederverwendung von Agenten über verschiedene Bots und Datenräume hinweg ermöglicht.
Hinzufügen des Symbols „Sprache in Text“ in der Agentenbibliothek: Verbesserte Barrierefreiheit.
Knowledge Bot - Produktupdate - 05. August 2024
Freizugebender Knowledgebase-Ordner: Neue Funktion, die es Nutzern ermöglicht, Erkenntnisse und Nachrichten in einem gemeinsam nutzbaren Ordner zu speichern, einschließlich eines zugänglichen Prüfpfads.
Neugestaltung des Bot-Erstellungsprozesses und der Einstellungen: Optimierter Prozess für die Erstellung von Bots und die Verwaltung ihrer Einstellungen, um die Benutzerfreundlichkeit zu verbessern.
Hinzufügung des Datums zu Knowledgebase-Beiträgen: Einführung von Datumsstempeln für Nachrichten und Erkenntnisse, die der Wissensdatenbank hinzugefügt werden, um die Rückverfolgbarkeit zu verbessern.
Datenraum-spezifischer Workflow-Auto-Trigger: Einführung von anpassbaren Workflow-Auto-Trigger-Einstellungen für jeden einzelnen Datenraum.
Knowledge Bot - Produktupdate - 26. Juli 2024
Excel-Dateien (xls, xlsx) für die Dokumentenverarbeitung: Ermöglicht es Benutzern, Excel-Dateien direkt in der Plattform hochzuladen und zu verarbeiten.
Neues LLM-Modell: Einführung des neuen LLM-Modells Gemma 2, das erweiterte Fähigkeiten bietet (Hinweis: es ist nicht auf Geschwindigkeit optimiert).
Download-Option: Ermöglicht Benutzern das Herunterladen von Dateien, die in Nexus hochgeladen wurden.
Admin Tenant Dashboard für LLM-Modelle und Einbettungsmodelle: Einführung eines Dashboards für Administratoren zur Verwaltung von LLM- und Einbettungsmodellen.
Agent für Teile von Nachrichten im Nexus Bot | Scroll AI Kontextmenü: Ermöglicht Benutzern die Auswahl von Agenten für bestimmte Teile einer Nachricht im Nexus Bot und das Scrollen durch das AI-Kontextmenü.
Benutzerinitialen-Avatar: Fügt Benutzerinitialen als Avatare für eine bessere Identifikation hinzu.
Drag-and-Drop und Agentenimport in Workflows: Ermöglicht Drag-and-Drop-Funktionalität und den Import von Agenten in Workflows.
Standardagenten nach Benutzervorlieben statt Bot-Level-Konfiguration: Ermöglicht es Benutzern, Standardagenten basierend auf ihren Vorlieben statt auf Bot-Level-Konfigurationen festzulegen.
Knowledge Bot - Produktupdate - 08. Juli 2024
Standardfeld für neue Agentenkategorie/Aufgabe: Ein Standardfeld wurde hinzugefügt, um den Einrichtungsprozess bei der Erstellung einer neuen Agentenkategorie oder Aufgabe zu vereinfachen.
Leeres angeheftetes Insight starten: Nutzer können jetzt ein leeres angeheftetes Insight starten, was eine flexiblere Datenorganisation ermöglicht.
Integration von Claude 3.5 Sonnet über Vertex AI: Integration von Claude 3.5 Sonnet über Vertex AI für erweiterte KI-Fähigkeiten.
Integration von GPT-4-Omni auf Azure OpenAI: Unterstützung für GPT-4-Omni auf Azure OpenAI hinzugefügt, um das Spektrum verfügbarer KI-Modelle zu erweitern.
Anwendung von Agents in der mobilen Nexus-App: Nutzer können jetzt Agents direkt in der mobilen Nexus-App anwenden, was die Funktionalität auf mobilen Geräten verbessert.
Knowledge Bot - Produktupdate - 01. Juli 2024
Umbenennung von 'Folders' in 'Data Rooms', um die Fähigkeit der Benutzer widerzuspiegeln, verschiedene Daten und Kontexte zu verbinden.
Möglichkeit, ein Insight über verschiedene 'Data Rooms' hinweg anzupinnen.
Verfeinertes Design der Systemnachrichten.
Verfeinertes Design der rechten Seitenleiste in Knowledge Bot Nexus.
Bot-Einstellungen:
Dateiverwaltung (Kontext/Daten, die mit dem jeweiligen Data Room verbunden sind)
Andere Einstellungen (z.B. Sprache des Bots)
Detaillierte Beschreibungen und Parameter zur Benchmarking verschiedener KI-Modelle:
Modellbeschreibungen (Informationen darüber, welches Modell für welche Aufgaben geeignet ist)
Antwortqualität (Allgemeine Intelligenz und Argumentationsfähigkeiten)
Leistung (Reaktionsgeschwindigkeit)
Kosteneffizienz (Kosten pro Eingabe- und Ausgabetoken)
Neueste LLM-Modelle, die auf europäischen Servern gehostet werden:
GPT-4o (Microsoft Azure)
Claude 3.5 Sonnet (Vertex AI)
Gemini 1.5 Flash (Vertex AI)
Knowledge Bot - Produktupdate - 23. Mai 2024
Neugestaltung und Verbesserung des Abschnitts "Dokumentenmanagement", um den Benutzern einen besseren Überblick über ihre Ordner, Dateien und Insights zu geben.
Microsoft SharePoint Integration, die es Administratoren ermöglicht, nahtlos Dokumente zu synchronisieren und zu aktualisieren. Administratoren können selektiv Ordner aus SharePoint teilen, die als Wissensbasis verwendet werden können.
Implementierung der "Pinnable Insight Feature", das Benutzern hilft, Inhalte und Dokumente nahtlose zu erstellen und zu überarbeiten. Benutzer können wichtige Nachrichten und Erkenntnisse jetzt links anheften, um sie leicht zugänglich zu halten, während sie den Inhalt auf der rechten Seite bearbeiten.
Bestperformende LLM (KI) Modelle auf dem Markt, die Benutzer auswählen können:
GPT-4o (Omni)
GPT-4 Turbo (Vision)
Claude 3 Opus
Claude 3 Sonnet
Claude 3 Haiku
Gemini 1.5 Pro (Vision)
Gemini 1.0 Pro (Vision)
Knowledge Bot - Produktpdate - 14. März 2024
Import von Text- und Bildinhalten von Webseiten zur Erstellung einer Wissensbasis.
Erweiterte Dokumentenreferenzen, die erklären, welche Informationen zur Generierung von Antworten verwendet wurden.
Erweiterte Bot-Freigabeoption, um den Zugriff auf spezifische Benutzer in der Organisation einzuschränken.
Unterstützung für mehrere Sprachen (Nexus).
Option, den Chatverlauf als Referenz einzuschließen, wenn eine Notiz mit einem anderen Benutzer geteilt wird (Nexus).
Zuletzt aktualisiert

